Warning: Undefined variable $custom_header_params in /home/mk05money/money-info-777333.com/public_html/wp-content/themes/houou/functions.php on line 37
【為替相場】トランプ大統領銅関税発表も市場は特に気にせず円売りの動き 1ドル147円台、1ユーロ172円台到達 | サラリーマン力向上まとめサイト
X

【為替相場】トランプ大統領銅関税発表も市場は特に気にせず円売りの動き 1ドル147円台、1ユーロ172円台到達

1: 以下名無しさんに代わりまして管理人がお伝えします 1848/01/24(?)00:00:00 ID:money_soku

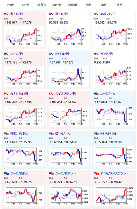
2025年07月09日11時54分取得:

やる夫今日のポイント:
・トランプ関税も市場の反応は少な目。TACOとの思惑強めか
・日銀利上げ期待後退や米利下げ期待後退により円売りの動き続く
・クロス円も円売り傾向

管理人ツイッターより、昨日の深夜に出た材料:

https://platform.twitter.com/widgets.js

本日のスケジュール(特に重要なイベントは赤字で表示)

20:00 米)MBA住宅ローン申請指数
20:00 欧)デギンドス欧州中央銀行(ECB)副総裁、講演
前回発言(7月時点):1.20ドルまでのユーロ高見過ごせる、それ以上は複雑
21:00 メキシコ)6月メキシコCPI(予想:前年比4.31%)
21:15 独)ナーゲル独連銀総裁、講演
前回発言(5日前):インフレが一時的に2%下回っても心配する必要ない、利下げ急ぐことはない
23:00 米)5月米卸売売上高(予想:前月比0.2%)
23:30 米)EIA週間在庫統計
26:00 米)米財務省、10年債入札
27:00 米)米連邦公開市場委員会(FOMC)議事要旨(6月17日-18日分)

1001: 以下名無しさんに代わりまして管理人がお伝えします 1848/01/24(?)00:00:00 ID:money_soku

 お疲れ様ですお。

 先日の相場記事からトランプ氏がさらに関税圧力を強めてきており、株価のほうはちょっと上値が重め。
 ただ為替の動きに特に変わったところは見られず円売り続行の動きだお。
 僕も安定して追いかけており、本日も特に注目度が高いイベントはなし。
 ある程度伸びたところからの利確の動きにだけ注意かなと思っているお。
前回の相場記事:【相場】特に変わった材料は出ずリスク選好続行 円売りでドル円は146円台半ば ユーロ円は172円に迫る

/adframe/assets/index.js

//platform.twitter.com/widgets.js
続きを読む
Source: 稼げるまとめ速報

masakatsu7733:
Related Post