Warning: Undefined variable $custom_header_params in /home/mk05money/money-info-777333.com/public_html/wp-content/themes/houou/functions.php on line 37
【為替相場】トランプ政権、対EU関税を7月9日まで延長することで合意 市場は金曜日の動きを巻き戻す形で円売りスタート | サラリーマン力向上まとめサイト
X

【為替相場】トランプ政権、対EU関税を7月9日まで延長することで合意 市場は金曜日の動きを巻き戻す形で円売りスタート

1: 以下名無しさんに代わりまして管理人がお伝えします 1848/01/24(?)00:00:00 ID:money_soku

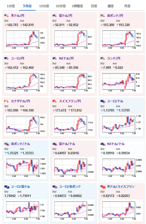
2025年05月26日07時53分取得:

やる夫今日のポイント:
・月曜早朝に案の定トランプ砲、対EU関税を延期
・全体的に金曜日の値動きを逆回しする形で推移
金曜日の値動きは先週末の相場記事にて:【相場】トランプ氏、EUに関税50%の考え Apple社にも25%関 サムスン社に25%関税検討 市場は一気にリスク回避へ 1ドル142円台、金買い

管理人のツイートより:

https://platform.twitter.com/widgets.js


https://platform.twitter.com/widgets.js

本日のスケジュール:

14:00 日)3月景気動向指数改定値
22:30 独)ナーゲル独連銀総裁、講演
前回発言(3日前):ECB金融政策「もはや引き締め的でない」、慎重な運営必要
23:30 欧)ラガルド欧州中央銀行(ECB)総裁、講演
前回発言(一昨日):国際貿易は以前と同じになることはないと警告
英国(スプリング・バンク・ホリデー)、米国(メモリアルデー)、休場

1001: 以下名無しさんに代わりまして管理人がお伝えします 1848/01/24(?)00:00:00 ID:money_soku

 おはようございますお。

 昨日の夜なんだかイヤーな予感がしたので利確して寝たら案の定。
 管理人がアンケート記事にて以下のように言っていたのも的中した形だお。
アンケート記事:【相場・アンケートあり】トランプ関税リスク再燃でリスク回避気味の金曜日 円買いポジションは増加 来週はどうなる?
>その前に朝早くトランプ氏やベッセント氏が発言することがあるので、そちらにも注意しておきたい。

>ここのところ日本時間月曜早朝に発言があることが多いように思う。


https://platform.twitter.com/widgets.js

 本日は英国、米国市場がお休みなので、本来であれば穏やかな値動きになりそうかなと。
 ただしトランプ氏はこれ幸いとあれこれ発言をしてくる可能性もあるので、ポジションを持ったままの離席には一応注意しておきたいお。

やる夫より:ニュース速報TwitterList、情報収集先などの記事だお
やる夫の投資情報収集先あれこれ(2025年04月10日速報twitterlist更新)
管理人のTwitterでも相場に関して出来る限りお答えしますとのこと
xmにて$10500までボーナス、トレコン開催中とのこと

//platform.twitter.com/widgets.js
続きを読む
Source: 稼げるまとめ速報

masakatsu7733:
Related Post