Warning: Undefined variable $custom_header_params in /home/mk05money/money-info-777333.com/public_html/wp-content/themes/houou/functions.php on line 37
【為替相場】ドル円、クロス円は明確な材料が出ずほぼ横ばい圏 1ドル144円台後半 東京都区CPIは猛暑で電気・ガス代のプラス幅拡大 ただしコアコアが1.6%とインタゲに届かず | サラリーマン力向上まとめサイト
X

【為替相場】ドル円、クロス円は明確な材料が出ずほぼ横ばい圏 1ドル144円台後半 東京都区CPIは猛暑で電気・ガス代のプラス幅拡大 ただしコアコアが1.6%とインタゲに届かず

1: 以下名無しさんに代わりまして管理人がお伝えします 1848/01/24(?)00:00:00 ID:money_soku

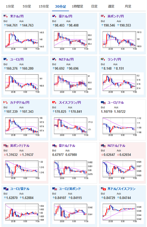
2024年08月30日11時59分取得:

やる夫今日のポイント:
・本日は材料多数な1日、ただし週末かつ月末で手じまいの動きが出る可能性にも注意を
・今のところ明確な材料が出ず全体的に横這いな動き
・米GDP改定値が伸びたことによりドルが買い戻され1ドル144円台後半~145円付近
・東京都区CPIに関してはタイトル通りでエネルギー価格による伸びが大きい、コアコアは利上げの正当性を示さず今後の利上げはデータからは厳しいか(ただし利上げの影響が今回大きく出たというわけではなさげ・利上げの影響は時間差あり)

特に重要なイベントは赤字で表示
14時00分 日)7月住宅着工件数
15時00分 南ア)7月マネーサプライM3
15時00分 英)8月ネーションワイド住宅価格指数
15時00分 独)5月小売売上高、7月輸入物価指数
15時45分 仏)7月消費支出、8月CPI、第二四半期GDP、7月PPI
16時00分 スイス)8月KOFスイス先行指数
16時05分 欧)シュナーベルECB理事 講演
前回発言(7月時点):ECBインフレ対応の最後の一歩、依然厳しい
16時35分 欧)カザークス・ラトビア中銀総裁、シムカス・リトアニア中銀総裁、ミュラー・エストニア中銀総裁 講演
前回発言(8月時点・カザークス氏):9月利下げに「私はかなりオープンな姿勢」
前回発言(7月時点・シムカス氏):年内あと2回利下げとの見方に同意
前回発言(7月時点・ミュラー氏): 9月理事会について、事前にコミットしないこと重要
16時55分 独)8月雇用統計
17時00分 日)日銀国債買い入れ日程
17時30分 香)7月小売売上高指数
17時30分 英)7月マネーサプライM4
18時00分 欧)8月HICP、7月失業率
19時00分 日)外国為替平衡操作実施状況
21時30分 加)6月GDP、第二四半期GDP
21時30分 米)7月個人所得、7月個人支出、7月PCEデフレーター、7月PCEコアデフレーター
22時45分 米)8月シカゴPMI
23時00分 米)8月ミシガン消費者信頼感指数

1001: 以下名無しさんに代わりまして管理人がお伝えします 1848/01/24(?)00:00:00 ID:money_soku

 お疲れ様ですお。

 先日の為替市場は米国のGDP改定値が強く出たことにより一旦ドル買戻し。
 ドル円やドルストは少し前のレートにまで買戻し(売り戻し)されているお。
 その後の住宅価格指数で1ドル145円台前半まで買われていたドルが1ドル144円台後半まで押し下げられたものの、その後は底堅い展開に。
 本日はPCEデフレーターが予定されているので、こちらは注目しておきたいお。
 一応FRBの注目は現在雇用に移っているとのことだけれど、50bp利下げを行うかどうかの1個の判断材料になると思うお。(個人的には市場に混乱を起こさないために25bp利下げで刻んでくるかなと思うお)
 現在の9月50bp利下げ期待は33%となっているお。
参考ソース:https://www.cmegroup.com/ja/markets/interest-rates/cme-fedwatch-tool.html

 日本市場では東京都区CPIが発表されたお。
詳細に関してはこちら:https://www.stat.go.jp/data/cpi/sokuhou/tsuki/index-t.html
 恐らく報道では2.6%で伸び加速というのが出ると思うのだけれど、今回の伸びの大きな要因は電気・ガス代といったエネルギー価格の高騰が理由だお。
 ネットでも今月の光熱費の伸びが凄まじいといった意見が多くみられて、この結果は割と納得かと。
 生鮮食品及びエネルギー価格を除く総合(コアコア)の伸びは1.6%となっており前回の1.5%からわずかに伸びているものの、ほぼ横ばい圏なのかなと。
 エネルギー価格の高騰によるコスト転嫁を考えると、横這い~下手をすると下落をしている可能性も否定できず。
 このあたりは昨日の消費者態度指数や内閣府の発表通りなのかなと思っているお。

 日銀の対応は正直読めず。
 前回よりも悪くなりつつあるこの状況で追加利上げは流石に・・・と思うところなのだけれど、発言を見るに無理やり上げて来る可能性も否定できず。
 その際は円高にはなると思うけれど、景気のさらなる腰折れは起きるだろうなと見込んでいるお。

やる夫より:ニュース速報TwitterList、情報収集先などの記事だお
やる夫の投資情報収集先あれこれ(2024年05月19日update)
管理人のTwitterでも相場に関して出来る限りお答えしますとのこと

続きを読む
Source: 稼げるまとめ速報

masakatsu7733:
Related Post