Warning: Undefined variable $custom_header_params in /home/mk05money/money-info-777333.com/public_html/wp-content/themes/houou/functions.php on line 37
【為替相場】ドル円は一時140円乗せ 米利上げ期待広がる OPECプラス次回会合では追加減産は出ないとの見込みで原油下落 | サラリーマン力向上まとめサイト
X

【為替相場】ドル円は一時140円乗せ 米利上げ期待広がる OPECプラス次回会合では追加減産は出ないとの見込みで原油下落

1: 以下名無しさんに代わりまして管理人がお伝えします 1848/01/24(?)00:00:00 ID:money_soku

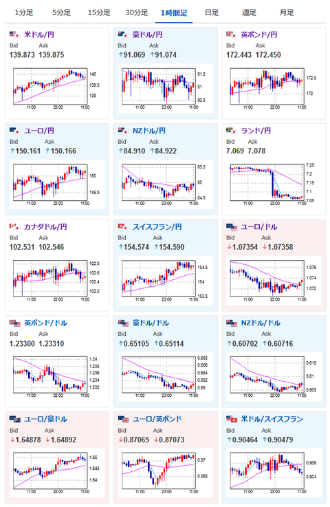
2023年05月26日11時41分作成:

やる夫今日のポイント:
米経済指標やFRB要人発言により利上げ期待広がる
→1ドル140円台に一時乗せるも週末な点、かなり揉んだ点も気になるので一旦警戒
→跳ね上げれば142円あたりが見えるかなと予想も、一旦調整が来るかも
→ひとまずは本日の経済指標に注目
OEPCプラスの次回会合では大きな材料無しとの見込み広がる
→原油下落

特に重要なイベントは赤字で表示
08時30分 日)5月東京都区CPI
10時30分 豪)4月小売売上高
14時00分 日)3月景気一致指数
15時00分 英)4月小売売上高
21時30分 米)4月個人所得、4月個人支出、4月PCEデフレータ、4月耐久財受注
23時00分 米)5月ミシガン大学消費者信頼感指数(確報値)

1001: 以下名無しさんに代わりまして管理人がお伝えします 1848/01/24(?)00:00:00 ID:money_soku

 お疲れ様ですお。

 朝方ドル円は140円超え。
 米利上げ期待によりどんどんドル高円安が進んでいるお。
 ただしかなり揉んでいたあたりや日銀介入、週末などから一旦調整が入るかもしれないなと思っているお。
 ひとまずは本日15時00分の英小売売上高、21時30分の米経済指標各種に注目かなと。
 こちらは来週の動きにも影響が出ると思うお。
 先ほどの記事に書いた通り適宜利確が必要な雰囲気かなと感じているお。
関連記事:ドル円、一時140円
 もちろんまだまだ値動きは強いので、経済指標や要人発言が強ければ142円あたりまで跳ね上げる可能性も残っているお。

速報twitterリストを作ったのでもしよかったらだお
xmにてトレードキャンペーンも始まったお
関連記事:やる夫の投資情報収集先あれこれ(2023年03月30日update)

続きを読む
Source: 稼げるまとめ速報

masakatsu7733:
Related Post