Warning: Undefined variable $custom_header_params in /home/mk05money/money-info-777333.com/public_html/wp-content/themes/houou/functions.php on line 37
【為替相場】ドル円は一時149円台前半に動いた後149円台後半まで戻し リップルは非常に強い 日経平均は円高もハイテク株高で続伸 | サラリーマン力向上まとめサイト
X

【為替相場】ドル円は一時149円台前半に動いた後149円台後半まで戻し リップルは非常に強い 日経平均は円高もハイテク株高で続伸

1: 以下名無しさんに代わりまして管理人がお伝えします 1848/01/24(?)00:00:00 ID:money_soku

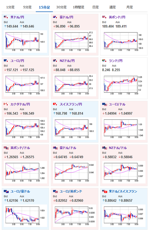
2024年12月03日09時15分取得:

やる夫今日のポイント:
・リップル(XRP)は引き続き強いか
・ウォラーFRB理事の発言から市場はより12月25bp利下げを期待
参考ソース:https://www.cmegroup.com/ja/markets/interest-rates/cme-fedwatch-tool.html

要人発言:

ボスティック・アトランタ連銀総裁
・12月FOMCを前に政策オプションを維持
・2%インフレに向けた進展が停滞したとは思わない
・FRBは金融政策を中立的なスタンスにシフトすべき
・労働市場は冷え込んでいるが、急速に悪化しているわけではない
・トランプ氏の政策の可能性に対応する前に待機する
・雇用とインフレのリスクは概ね均衡

ウォラーFRB理事
・12月FOMCは利下げに傾く
・11月の米雇用統計では非農業部門雇用者数(NFP)の回復を期待
・12月FOMC前に追加のデータが得られる
・データに驚くようなものがあれば12月の据え置きを検討
・金利は中立水準から依然ある程度離れた状態
・来年にかけて利下げが続き、中立水準に達すると見込んでいる

特に重要なイベントは赤字で表示
09:30 豪)7-9月期豪経常収支

16:00 トルコ)11月CPI
16:30 スイス)11月CPI
17:00 欧)チポローネECB専務理事 講演
18:30 南ア)7-9月期GDP
21:00 ブラジル)7-9月期GDP
21:00 メキシコ)10月失業率
24:00 米)10月JOLTS求人件数
24:30 欧)パネッタECB専務理事 講演
26:35 米)クーグラーFRB理事 講演
29:45 米)グールズビー・シカゴ連銀総裁(投票権なし) 挨拶

1001: 以下名無しさんに代わりまして管理人がお伝えします 1848/01/24(?)00:00:00 ID:money_soku

 おはようございますお。

 XRPは昨日も何度か記事にした通り素晴らしい伸び。
 ビットコインと同様にさらに伸びてくれることを期待しているけれど、一気に伸びてきているので調整にも要注意だお。
関連記事:【相場】リップル(XRP)急騰 +12%超

 為替市場は昨日の朝の円安を完全に打ち消す動きで1ドル149円台前半へ。
 その後は再び149円台後半に戻し始めるなど大きめのボラでレンジ状態となっているのかなという動きだお。
 今のところ次回FOMCでは25bp利下げ期待が高め。
 本日はJOLTS求人件数が予定されているので数字次第では期待が上下する可能性があると思うお。
 市場予想は先週とほぼ横這いだお。

やる夫より:ニュース速報TwitterList、情報収集先などの記事だお
やる夫の投資情報収集先あれこれ(2024年10月02日update)
管理人のTwitterでも相場に関して出来る限りお答えしますとのこと

続きを読む
Source: 稼げるまとめ速報

masakatsu7733:
Related Post