Warning: Undefined variable $custom_header_params in /home/mk05money/money-info-777333.com/public_html/wp-content/themes/houou/functions.php on line 37
【為替相場】ドル円は先日のJOLTSで148円付近に円高に 米利下げ期待が上昇 金は相変わらず強い 本日注目度高めのADP雇用統計あり | サラリーマン力向上まとめサイト
X

【為替相場】ドル円は先日のJOLTSで148円付近に円高に 米利下げ期待が上昇 金は相変わらず強い 本日注目度高めのADP雇用統計あり

1: 以下名無しさんに代わりまして管理人がお伝えします 1848/01/24(?)00:00:00 ID:money_soku

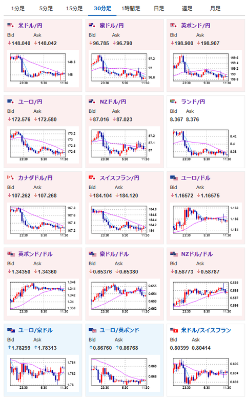
2025年09月04日11時36分取得:

やる夫今日のポイント:
・JOLTSが市場予想を下回りドル売りの動きで1ドル148円
・米雇用統計の修正幅が非常に大きかったことから、他の雇用系指標に注目が移っている可能性あり
・そのため本日ADP雇用統計は要注意
・OPECプラス加盟国が増産を検討との報道で原油下落
・ムサレム・セントルイス連銀総裁発言やベージュブックの結果を見るに、あまり利下げ期待は高くなし
・FedWatchでは9月の25bp利下げはほぼ100%、本日の経済指標や要人発言で変化が出るかに注目

本日のスケジュール(特に重要なイベントは赤字で表示):

15:00 欧)8月スウェーデン消費者物価指数(CPI、予想:前月比▲0.4%/前年比1.1%)
        コア指数(予想:前月比▲0.3%/前年比3.2%)
15:30 スイス)8月スイスCPI(予想:前月比横ばい)
16:00 スイス)8月スイス失業率(季節調整前、予想:2.8%)
17:30 英)8月英建設業購買担当者景気指数(PMI、予想:45.0)
18:00 欧)7月ユーロ圏小売売上高(予想:前月比▲0.2%/前年比2.4%)
18:30 欧)チポローネ欧州中央銀行(ECB)専務理事、議会証言
前回発言(7月時点):ユーロ圏の物価リスクは均衡
20:30 米)8月米企業の人員削減数(チャレンジャー・グレイ・アンド・クリスマス社調べ)
21:15 米)8月ADP全米雇用報告(予想:6.5万人)
21:30 カナダ)7月カナダ貿易収支(予想:47.5億カナダドルの赤字)
21:30 米)7月米貿易収支(予想:757億ドルの赤字)
21:30 米)4-6月期米非農業部門労働生産性・改定値(予想:前期比2.7%)
21:30 米)前週分の米新規失業保険申請件数/失業保険継続受給者数(予想:23.0万件/196.2万人)
22:45 米)8月米サービス部門PMI改定値(予想:55.4)
22:45 米)8月米総合PMI改定値(予想:55.3)
23:00 米)8月米サプライマネジメント協会(ISM)非製造業指数(予想:51.0)
25:00 米)EIA週間在庫統計
25:05 米)ウィリアムズ米ニューヨーク連銀総裁、講演(投票権あり)
前回発言(7日前):9月利下げも除外せず
27:00 ブラジル)8月ブラジル貿易収支(予想:60.50億ドルの黒字)
1001: 以下名無しさんに代わりまして管理人がお伝えします 1848/01/24(?)00:00:00 ID:money_soku

 おはようございますお。

 順調に伸びていたドル円はJOLTSの影響で一旦待ったがかかったお。
 米国はインフレは続いているものの、雇用関係には懸念があるという状況。
 ただ昨日のムサレム・セントルイス連銀総裁発言や、ベージュブックによる報告を見る限り、そこまで雇用が超悪いということもなさそう?
 そのため、本日のADP雇用統計、明日の米雇用統計の注目度は非常に上がっていると思っているお。
 どちらも持ちこしには要注意で。
 個人的には今回のイベントで多少上下がでても、長期的にはドル高円安方向なのではと思っているお。

 株価は昨日の下落から反発し上昇。
 本日の日経平均は500円超高で推移しているお。
 赤澤大臣が現在訪米しているのだけれど、交渉がうまくいくのかどうか懸念。
 ただ関税が下がっていれば日経平均は伸びそうな予感がしているお。(他の経済がどうなるかは微妙なので置いておくとして)

document.getElementById(‘kznott2frame’).onload = function() {
try {
const contentHeight = this.contentWindow.document.body.scrollHeight;
this.height = contentHeight;
} catch (e) {
console.error(“error”);
}
};

続きを読む
Source: 稼げるまとめ速報

masakatsu7733:
Related Post