Warning: Undefined variable $custom_header_params in /home/mk05money/money-info-777333.com/public_html/wp-content/themes/houou/functions.php on line 37
【為替相場】ドル円は155円台で円安傾向 市場は全体的にリスクオフへ 15時30分の高市首相、植田日銀総裁会談に注目 | サラリーマン力向上まとめサイト
X

【為替相場】ドル円は155円台で円安傾向 市場は全体的にリスクオフへ 15時30分の高市首相、植田日銀総裁会談に注目

1: 以下名無しさんに代わりまして管理人がお伝えします 1848/01/24(?)00:00:00 ID:money_soku

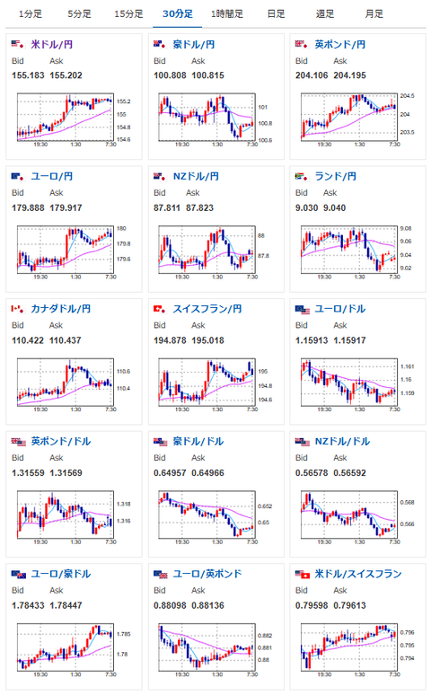
2025年11月18日08時06分取得:

やる夫今日のポイント:
・介入か利上げがなければ、1ドル160円へ向かう方向か(関連記事1)
・ユーロ、ポンドなども対円で強い
・日中衝突、AI投資懸念などでリスクオフ、株安、金安、仮想通貨安に

NY市場での要人発言:

ハセット米国家経済会議(NEC)委員長
・実質賃金は上昇しており、この動きは継続する
・全ての貿易協定は例外措置を受けている
・インドとの合意達成は目前に迫っている
・FRBは真にデータ主導となる時が来た

マン英中銀委員
・基礎的インフレの動向は上方リスクを示唆
・現状は消費者物価指数(CPI)の上方バイアスを示唆
・企業は引き続き価格設定にインフレを織り込み
・企業はインフレ上昇リスクをより注視

ウォラーFRB理事
・“リスク管理”のため12月利下げを支持
・労働市場は依然弱く、ほぼ停滞状態
・関税を除く基礎的なインフレは2%目標に接近
・中長期のインフレ期待は安定している
・政府閉鎖を除けば、2025年下半期のGDPは減速した可能性が高い
・大半の世帯が住宅・自動車購入に苦戦
・インフレ加速要因は見当たらない
・労働者需要減が供給を上回るペースで進行
・多くの企業が人員削減または自然減を容認

本日のスケジュール(特に重要なイベントは赤字で表示):
前回発言は、直近であれば大きくスタンスが変更される可能性は低いため影響度低
久しぶりの発言、スタンスの変化、中央銀行への影響力などがある場合、相場への影響大

09:30 豪)豪準備銀行(RBA)理事会議事要旨(11月3-4日分)
15:30 日)高市首相、植田日銀総裁と会談
20:00 欧)ドレンツ・スロベニア中銀暫定総裁、講演
22:00 英)ピル英中銀金融政策委員会(MPC)委員兼チーフエコノミスト、講演
前回発言(10月時点):利下げは緩やかなペースで 物価圧力を警戒(ソース1)
22:15 カナダ)10月カナダ住宅着工件数(予想:26.50万件)
24:00 米)8月米製造業新規受注(予想:前月比1.4%)
24:00 米)11月全米ホームビルダー協会(NAHB)住宅市場指数(予想:37)
19日00:30 米)バー米連邦準備理事会(FRB)理事、講演
前回発言(6日前):金融中核業務へのAI導入巡り警鐘-規制の枠組み必要(ソース2)
19日01:00 米)バーキン米リッチモンド連銀総裁、講演
前回発言(10月時点):米消費者の支出継続、パンデミック期の勢いなし(ソース3)
19日02:00 英)ディングラ英中銀MPC委員、講演
前回発言(10月時点):米関税、英成長を圧迫 インフレも下押し(ソース4)
19日06:00 米)9月対米証券投資動向

1001: 以下名無しさんに代わりまして管理人がお伝えします 1848/01/24(?)00:00:00 ID:money_soku

 おはようございますお。

 NY市場は全体的にリスクオフムード。
 ただ今までと違うのはリスクオフムードでも円売りや金売りが入っているところだお。
 そのため円安、株安、金安、仮想通貨安の動きに。
 12月の米利下げ期待が徐々に低下してきていることはあるけれど、それ以上に日本の財政支出拡大や日銀利上げ期待の後退で円売りが続いているお。

 本日15時30分に高市首相と植田日銀総裁が協議とのこと。
 勿論金融政策に関することだと思うのだけれど、ここで利上げを指示するのか、それとも据え置きを指示するのか。
 もし政治主導でデータに伴わない利上げとなった場合は、円高にはなるだろうけれど、前回同様株価の急落を起こす可能性があるため、発表には注意しておきたいお。

document.getElementById(‘kznott2frame’).onload = function() {
try {
const contentHeight = this.contentWindow.document.body.scrollHeight;
this.height = contentHeight;
} catch (e) {
console.error(“error”);
}
};

続きを読む
Source: 稼げるまとめ速報

masakatsu7733:
Related Post