-
【為替相場】ドル買いが継続中 ドル円は107.8円に ユロ円、ポンド円は一旦調整か下落 日経平均は再度600円近く続落
投稿日 2021年3月5日 10:53:23 (マネー総合)
1: 以下名無しさんに代わりまして管理人がお伝えします 1848/01/24(?)00:00:00 ID:money_soku
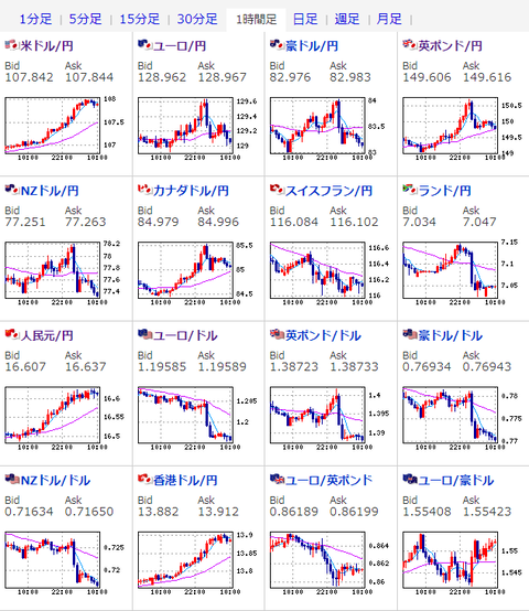
2021年03月05日10時33分取得:
やる夫今日のポイント:
米株価指数下落、日銀買い入れ条件変更、財政支出縮小可能性、日本での緊急事態宣言延長
→株価下落傾向
パウエルFRB議長発言に特に目立ったところ無し
→ドル買いの動きが続行
→ポンド、ユーロ、豪ドルなどはそれに応じて一旦調整か
→長期金利の上昇
中国、2021年のGDP成長目標を6%超に設定
16時00分 独)1月製造業新規受注
22時30分 米)雇用統計
22時30分 米)1月貿易収支
1001: 以下名無しさんに代わりまして管理人がお伝えします 1848/01/24(?)00:00:00 ID:money_soku
おはようございますお。
5日26時05分より行われたパウエルFRB議長発言の発言はハト派な内容。
その結果米国金利上昇は止まらず米株価指数は下落、ドル買いが続行しドル円が上昇。
参考ソース:パウエルFRB議長、ハト派メッセージ発するも市場は失望感
そちらの下落や日銀のETF買い入れ条件変更、緊急事態宣言延長、財政政策が鈍い事などから日経平均は大幅に続落しているお。(日銀総裁がメッセージを出しているものの市場の反応は鈍い様子)
参考ソース:日銀総裁、長期金利変動幅「上下0.3%に拡大と言う段階ではない」
6日のダウ先も続落しているので暫く売りかどこで拾うかの見極めになるかと。
今のところFXのほうが稼ぎやすいという考えは続行だお。
本日は米雇用統計があるお。
こちらは大きな経済指標なので十分に注意をだお。

続きを読む
Source: 稼げるまとめ速報
最新情報

