Warning: Undefined variable $custom_header_params in /home/mk05money/money-info-777333.com/public_html/wp-content/themes/houou/functions.php on line 37
【為替相場】ドル買い優勢 ドル円は108.5円超え ポンド円も再び150円台へ | サラリーマン力向上まとめサイト
X

【為替相場】ドル買い優勢 ドル円は108.5円超え ポンド円も再び150円台へ

1: 以下名無しさんに代わりまして管理人がお伝えします 1848/01/24(?)00:00:00 ID:money_soku

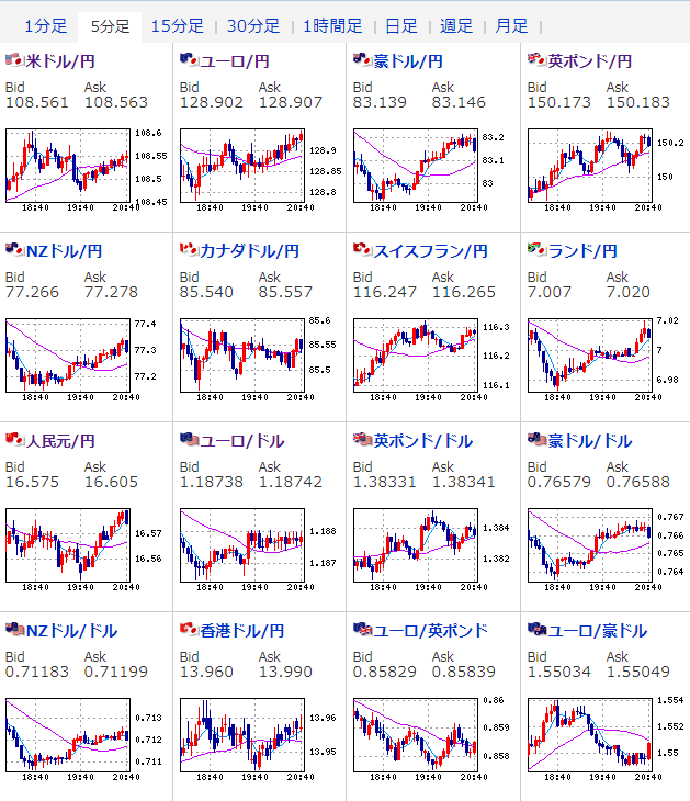
2021年03月08日20時49分取得:

1001: 以下名無しさんに代わりまして管理人がお伝えします 1848/01/24(?)00:00:00 ID:money_soku

 ドル円、ポンド円は円安方向で悪くない動き。
 ユーロ円と豪ドル円がちょっと円高に振れてしまっているのがネックだけれど、今のところ大きな材料はないので引き続きロング方向狙いかお。
 英中銀はマイナス金利に対しての対応を変えず。
 マイナス金利の準備をしているとのことだったけれど、ポンドは特に反応なし、むしろ買われているお。

 
続きを読む

Source: 稼げるまとめ速報

masakatsu7733:
Related Post