Warning: Undefined variable $custom_header_params in /home/mk05money/money-info-777333.com/public_html/wp-content/themes/houou/functions.php on line 37
【為替相場】パウエル氏解任報道をトランプ氏が否定してほぼ全モ ただトランプ氏はパウエル氏批判や利下げ圧力も ウィリアムズ氏発言はドル買い材料 | サラリーマン力向上まとめサイト
X

【為替相場】パウエル氏解任報道をトランプ氏が否定してほぼ全モ ただトランプ氏はパウエル氏批判や利下げ圧力も ウィリアムズ氏発言はドル買い材料

1: 以下名無しさんに代わりまして管理人がお伝えします 1848/01/24(?)00:00:00 ID:money_soku

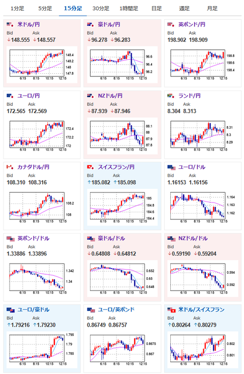
2025年07月17日12時25分取得:

やる夫今日のポイント:
・昨日の大荒れな状況はこちらの記事にて(管理人ツイートをリアルタイムに追記してもらっています)
昨日の相場記事:【相場】トランプ氏、共和党議員にパウエル氏解任の是非について尋ねる 為替相場が珍しく反応し1ドル148.3円にタッチ
・ウォラー氏、ボウマン氏が利下げタカ派だが、FRBメンバーはほぼ利下げに慎重意見
・ウィリアムズ氏「関税の影響はまだ初期段階」発言でドル買い再燃、1ドル148円台半ばへ
・次期FRB議長はハセットNEC委員長(イエスマン寄り)、ウォラーFRB理事(利下げ超タカ派)、ボウマンFRB副議長(条件付き利下げタカ派)、ベッセント財務長官(イエスマン寄り)
・パウエル氏解任でないのであれば、再び円売り圧は強めの予想
・本日深夜帯は久々に発言をするFRBメンバーがいるため注意

本日のスケジュール(特に重要なイベントは赤字で表示):

15:00 英)6月英雇用統計(失業率/失業保険申請件数推移)
15:00 英)3-5月英失業率(ILO方式、予想:4.6%)
18:00 欧)6月ユーロ圏消費者物価指数(HICP)改定値(予想:前年比2.0%)
18:00 欧)6月ユーロ圏HICPコア改定値(予想:前年比2.3%)
赤字の理由:利下げ停止か、それともさらに利下げかを判断する材料に
21:00 仏)ビルロワドガロー仏中銀総裁、講演
前回発言(7月時点):仏GDPが0.6%成長すると依然として予想
21:30 カナダ)5月対カナダ証券投資
21:30 米)6月米小売売上高(予想:前月比0.1%/自動車を除く前月比0.3%)
赤字の理由:小売が強さを保てば利下げ期待はさらに後退する可能性
21:30 米)6月米輸入物価指数(予想:前月比0.3%)
21:30 米)前週分の米新規失業保険申請件数/失業保険継続受給者数(予想:23.5万件/196.5万人)
赤字の理由:最近トランプ政策により雇用周りは懸念大きめ。上振れるようであれば利下げ期待を後押し
21:30 米)7月米フィラデルフィア連銀製造業景気指数(予想:▲1.0)
23:00 米)5月米企業在庫(予想:前月比横ばい)
23:00 米)7月全米ホームビルダー協会(NAHB)住宅市場指数(予想:33)
23:00 米)クーグラー米連邦準備理事会(FRB)理事、講演
前回発言(6月時点):金利据え置きを支持-インフレリスク継続なら
26:30 米)クックFRB理事、講演
前回発言(6月時点):全ての可能性にオープン 利上げも排除できず
29:00 米)5月対米証券投資動向
主要20カ国・地域(G20)財務相・中央銀行総裁会議(南アフリカ、18日まで)

1001: 以下名無しさんに代わりまして管理人がお伝えします 1848/01/24(?)00:00:00 ID:money_soku

 お疲れ様ですお。

 昨日の夜はチャートを二度見するほどの大変動あり。
 パウエル氏解任報道に始まり、トランプ氏がそれを否定する発言、ただその後はトランプ氏はパウエル氏や利下げに関して批判を強めるという動きで市場が荒れていたお。
 ただし本日になってからウィリアムズ氏がインフレリスクに関して発言。
 そのためドル買いが再燃し、ほぼ全モの148円台半ばでの動きとなっているお。
 個人的にパウエル氏が任期まで解任されないのであれば、引き続き円売りの動きは続きそうかなという予想だお。

 本日深夜帯は久々に発言を行うFRBメンバーがいるので要注意。
 CPI、PPIも通過しているので、スタンスに変化が出る可能性もあるお。(CPIが2期連続で伸びているので恐らく利下げ慎重意見だと予想) 

/adframe/assets/index.js

続きを読む
Source: 稼げるまとめ速報

masakatsu7733:
Related Post