Warning: Undefined variable $custom_header_params in /home/mk05money/money-info-777333.com/public_html/wp-content/themes/houou/functions.php on line 37
【為替相場】ポンド、とても荒い動きで1ポンド161円台へ ドル円にはほとんど動きなし 株価下落 | サラリーマン力向上まとめサイト
X

【為替相場】ポンド、とても荒い動きで1ポンド161円台へ ドル円にはほとんど動きなし 株価下落

1: 以下名無しさんに代わりまして管理人がお伝えします 1848/01/24(?)00:00:00 ID:money_soku

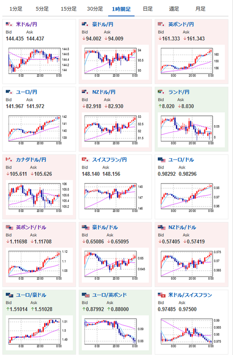
2022年09月30日09時06分取得:

やる夫今日のポイント:
対欧州通貨でドル売りの動き
→ドル円は伸びきらず1ドル144円台半ば付近での動き、介入警戒も
トラス英首相が本日予算責任局と緊急会合開催
→経済と財政について協議とのこと
FRB要人は基本的にインフレ抑制優先
→タカ派姿勢にリセッション懸念で株価は下落傾向

08時30分 日)8月完全失業率、8月有効求人倍率、8月鉱工業生産
10時30分 中)9月製造業PMI
10時45分 中)9月Caixin製造業PMI
13時30分 印)インド中銀金融政策決定会合
15時00分 英)4-6月期GDP(改定値)
16時55分 独)9月雇用統計
18時00分 欧)8月ユーロ圏失業率、9月HICP(消費者物価指数)
20時00分 欧)エルダーソンECB専務理事講演
21時00分 阿)8月南アフリカ貿易種子
21時30分 米)8月個人消費支出、8月個人所得、8月PCEデフレーター、8月PCEコアデフレーター
22時00分 米)ブレイナードFRB副議長講演
22時45分 米)9月シカゴ購買部協会景気指数
23時00分 米)9月ミシガン大学消費者態度指数
24時00分 米)ボウマンFRB理事講演
24時30分 欧)シュナーベルECB専務理事講演
29時15分 米)ウィリアムズNY連銀総裁講演

1001: 以下名無しさんに代わりまして管理人がお伝えします 1848/01/24(?)00:00:00 ID:money_soku

 おはようございますお。

 29日、欧州通貨が凄まじい勢いで伸びているお。
 新たな減税政策や財政政策で急落したポンドも急騰。
 その煽りでドルが売られており、ドル円は1ドル144円半ばあたりで停滞しているお。
 本日トラス首相が予算責任局と協議とのことなので、さらなる対策が出てくる可能性もあり。
 引き続きポンドの動きには要注意かなと思うお。

 ECBは再び75bpの利上げをしてくる可能性あり。
 最近はドルに対して介入警戒が強いので、クロス円のほうを狙う人が多い印象だお。

 FRB要人は基本的にタカ派の姿勢だお。
 そのため市場はリセッションを懸念しており、株価はどんどん下落しているお。
 先日はAppleのiPhone14増産中止報道が出たこともマイナス材料となったお。

 

続きを読む
Source: 稼げるまとめ速報

masakatsu7733:
Related Post