Warning: Undefined variable $custom_header_params in /home/mk05money/money-info-777333.com/public_html/wp-content/themes/houou/functions.php on line 37
【為替相場】一時円買いが進みドル円144円台割れも持ち直し クロス円も上昇 株価、原油、金も伸びる | サラリーマン力向上まとめサイト
X

【為替相場】一時円買いが進みドル円144円台割れも持ち直し クロス円も上昇 株価、原油、金も伸びる

1: 以下名無しさんに代わりまして管理人がお伝えします 1848/01/24(?)00:00:00 ID:money_soku

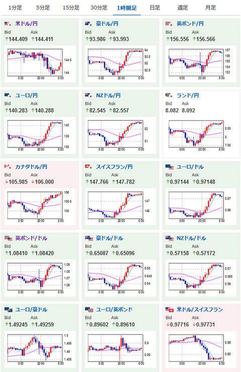
2022年09月29日08時38分取得:

やる夫今日のポイント:
BOEは英国債の急落を受けて英国債の一時的な買い入れを実施
→10月初旬から予定の国債市場売却を同月末まで延期
→こちらの措置にドル売りも反応、一時1ドル143.91円まで、ドルインデックスも下落
米国株高
→円売りの反応あり
ハリケーン「イアン」がメキシコ湾近辺に上陸、原油在庫取り崩しでWTI原油が大幅上昇
→1バレル81ドル台

08時50分 日)対内証券投資、対外証券投資
09時00分 NZ)9月企業信頼感
15時00分 阿)8月マネーサプライ
17時30分 英)8月消費者信用残高
17時30分 英)8月マネーサプライ
18時00分 欧)8月景況感、9月ユーロ圏消費者信頼感
18時30分 阿)8月PPI
21時00分 独)9月CPI
21時30分 米)第二四半期GDP、第二四半期個人消費、第二四半期GDPデフレータ、第二四半期PCEコアデフレータ、新規失業保険申請件数、失業保険継続受給者数
21時30分 加)7月月次GDP
22時30分 米)ブラード・セントルイス連銀総裁、経済見通しに関する討論会参加(質疑応答あり)
26時00分 米・欧)メスター・クリーブランド連銀総裁、レーンECBチーフエコノミスト、クリーブランド・ECB主催インフレに関する討論会参加
29時45分 米)デイリー・サンフランシスコ連銀総裁講演(質疑応答あり)

1001: 以下名無しさんに代わりまして管理人がお伝えします 1848/01/24(?)00:00:00 ID:money_soku

 おはようございますお。

 昨日、為替市場はBOEによる反応が大きくドル売りで一時1ドル144円を割る場面も見られたお。
 ただその後は米株が大きく反発、円売りの流れが再度で1ドル144円台前半から半ばに復帰。
 大きな流れは今のところドル高だと思うけれど、直近で色々と荒れた材料が出ているなといった感じだお。

 本日はドイツのCPI発表などがあり。
 相変わらずすさまじい上昇が予想されているお。
 今後も各国中銀は利上げや引き締め方向で対応、その結果として景気停滞を引き起こしそうかなと思うお。

続きを読む
Source: 稼げるまとめ速報

masakatsu7733:
Related Post