Warning: Undefined variable $custom_header_params in /home/mk05money/money-info-777333.com/public_html/wp-content/themes/houou/functions.php on line 37
【為替相場】中東リスクで1ドル148円付近から147円台前半まで押し戻される 原油、金急騰 日経平均は本日は上昇気配(月曜日が祝日だったため) | サラリーマン力向上まとめサイト
X

【為替相場】中東リスクで1ドル148円付近から147円台前半まで押し戻される 原油、金急騰 日経平均は本日は上昇気配(月曜日が祝日だったため)

1: 以下名無しさんに代わりまして管理人がお伝えします 1848/01/24(?)00:00:00 ID:money_soku

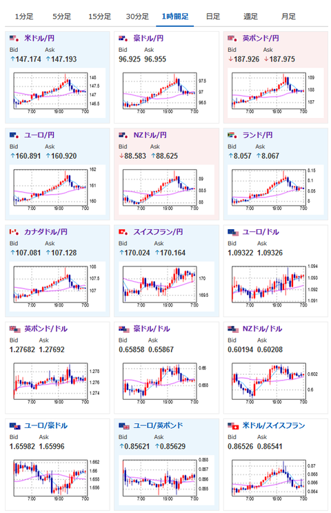
2024年08月13日07時20分取得:

やる夫今日のポイント:
・イランがイスラエルに24時間以内の報復との報道でリスクオフ
・原油、金は急騰する動き、ビットコインも振動はあるものの上昇
・円高、株価下落も日本市場は月曜日に休場だったため日経平均は上昇気配
・中東リスクと米経済指標、要人発言を追いかける展開

特に重要なイベントは赤字で表示
08時50分 日)7月企業物価指数
09時00分 シンガポール)4-6月期GDP(確定値)
09時30分 豪)8月Westpac消費者信頼感指数
10時30分 豪)7月NAB企業景況感指数
15時00分 英)7月雇用統計、4-6月期失業率
16時00分 トルコ)6月経常収支
18時00分 独)8月ZEW景況感指数
18時00分 欧)8月ZEW景況感指数
18時30分 南ア)4-6月期失業率
21時30分 米)7月PPI
26時15分 米)ボスティック・アトランタ連銀総裁(投票権あり) 発言
前回発言(6月時点):10-12月期の利下げを想定

1001: 以下名無しさんに代わりまして管理人がお伝えします 1848/01/24(?)00:00:00 ID:money_soku

 おはようございますお。

 昨日は順調な円安推移からの突然のイラン報復可能性報道。
 そのため市場は全面リスクオフで円高かつ原油、金高となっているお。
 今回も前回と同様に程々の報復で事態が収まるかは不明なので、本日は突発的な中東リスクに注意が必要な1日となりそうだお。

 大きな経済指標では英雇用統計、米PPIだお。
 特に今回の米PPIは明日のCPI前に発表されるということもあり、注目度が高まっているかと。
 市場予想ではインフレの順調な収束がみられるけれど、果たして結果やいかにだお。
 ちなみに明日のCPIも順調なインフレの収束が予想されているお。

 本日の日経平均はかなり円安に動いたこともあり上昇気配。
 ただ中東リスクがくすぶっているため、寄り天になるかもなー・・・と思っているお。
 日本の企業物価は前年比、前月比で強く上昇しているけれど、こちらは電気・ガス代の補助金分がありそうなので、8月の数字を見ていかないと何とも言えないなと思っているお。

やる夫より:ニュース速報TwitterList、情報収集先などの記事だお
やる夫の投資情報収集先あれこれ(2024年05月19日update)
管理人のTwitterでも相場に関して出来る限りお答えしますとのこと

続きを読む
Source: 稼げるまとめ速報

masakatsu7733:
Related Post