Warning: Undefined variable $custom_header_params in /home/mk05money/money-info-777333.com/public_html/wp-content/themes/houou/functions.php on line 37
【為替相場】先週の大幅な円安の調整か週明けは円買いの動き 株、金は上昇 | サラリーマン力向上まとめサイト
X

【為替相場】先週の大幅な円安の調整か週明けは円買いの動き 株、金は上昇

1: 以下名無しさんに代わりまして管理人がお伝えします 1848/01/24(?)00:00:00 ID:money_soku

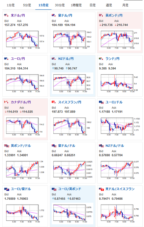
2025年12月22日11時35分取得:

やる夫今日のポイント:
・基本は円安、株高、金高目線
・金曜日に大幅に円安に振れたためか、本日は調整円高気味

本日のスケジュール(特に重要なイベントは赤字で表示):
前回発言は、直近であれば大きくスタンスが変更される可能性は低いため影響度低
久しぶりの発言、スタンスの変化、中央銀行への影響力などがある場合、相場への影響大

16:00 英)7-9月期英国内総生産(GDP)改定値(予想:前期比0.1%/前年比1.3%)
16:00 英)7-9月期英経常収支(予想:190億ポンドの赤字)
17:00 欧)シムカス・リトアニア中銀総裁、講演
17:30 香)11月香港消費者物価指数(CPI、予想:前年比1.2%)
19:00 欧)ブイチッチ・クロアチア中銀総裁、講演
22:00 欧)カジミール・スロバキア中銀総裁、講演
22:30 カナダ)11月カナダ鉱工業製品価格(予想:前月比0.3%)
22:30 カナダ)11月カナダ原料価格指数
23日03:00 米)米財務省、2年債入札

1001: 以下名無しさんに代わりまして管理人がお伝えします 1848/01/24(?)00:00:00 ID:money_soku

 おはようございますお。

 為替相場は三村財務官が口先介入をした以外は特に大きな材料なし。
 先週の調整かやや円高気味だけれど、今のところ介入以外に大幅な円高材料は見当たらない状況だお。
 ハセットNEC委員長も金利を据え置くような意見に変化してきており、現在の為替レートが大幅に円高方向に動く可能性は低めとなっているお。
 そのため基本的には円売り、金買い、株買いで対応していくお。

document.getElementById(‘kznott2frame’).onload = function() {
try {
const contentHeight = this.contentWindow.document.body.scrollHeight;
this.height = contentHeight;
} catch (e) {
console.error(“error”);
}
};

続きを読む
Source: 稼げるまとめ速報

masakatsu7733:
Related Post