Warning: Undefined variable $custom_header_params in /home/mk05money/money-info-777333.com/public_html/wp-content/themes/houou/functions.php on line 37
【為替相場】全体的に大味な値動き ドル円は129円から130円台後半まで ラガルドECB総裁は大幅利上げを主張 NY時間引け後にMS決算も | サラリーマン力向上まとめサイト
X

【為替相場】全体的に大味な値動き ドル円は129円から130円台後半まで ラガルドECB総裁は大幅利上げを主張 NY時間引け後にMS決算も

1: 以下名無しさんに代わりまして管理人がお伝えします 1848/01/24(?)00:00:00 ID:money_soku

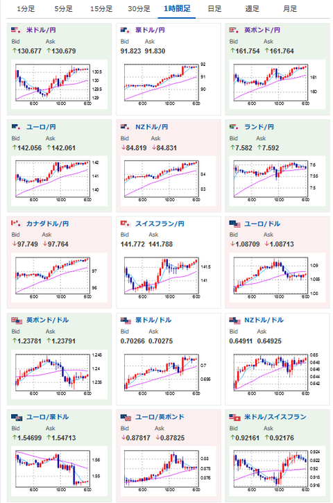
2023年01月24日06時34分取得:

やる夫今日のポイント:
ドル円は大きな材料なく大味なレンジの動きか
→ドル円だけでなく全体的に非常に大きなボラあり
→1ドル131円台後半あたりまでがテクニカル的に戻しかねないポイントか(25日線付近)
→ファンダ材料的に大きくどちらかに動く材料は無し
→ロンドン時間で円売り、ドル買いが加速
ラガルドECB総裁発言
→大幅利上げ発言、以前3月に利上げ幅縮小の噂報道が流れたので警戒

特に影響度の大きいイベントは赤字で表示
16時00分 独)2月Gfk企業信頼感
16時45分 仏)1月企業景況感
17時15分 仏)1月製造業PMI、1月サービス部門PMI
17時30分 独)1月製造業PMI、1月サービス部門PMI
18時00分 欧)1月製造業PMI、1月サービス部門PMI
18時30分 英)1月製造業PMI、1月サービス部門PMI
22時00分 ハンガリー)1月政策金利
23時45分 米)1月製造業PMI、1月サービス部門PMI、1月総合PMI
24時00分 米)1月リッチモンド連銀製造業指数
27時00分 米)2年債入札
30時45分 NZ)第四四半期消費者物価指数

1001: 以下名無しさんに代わりまして管理人がお伝えします 1848/01/24(?)00:00:00 ID:money_soku

 おはようございますお。

 23日も非常に大味な値動きな1日だったお。
 東京時間で一旦129円を割りそうなところまで円高になったドル円は欧州市場開始後に130円台後半まで。
 ロンドン時間でドル買い、円売りという動きがあったため、ドル円は他通貨と比較して非常に大きく動いた形だお。
 ただ経済指標やイベント的に一方的に円安、もしくは円高に動くような材料は見られず。
 1ドル131円(21日線)あたり、1ドル131円台後半(25日線あたり)は引き続き意識されるポイントだと思うお。

 本日は欧米でのPMI発表ラッシュあり。
 市場予想はどれも50を割っており、世界的な景気悪化は進行中という感じだお。
 ただそれでも23日にラガルドECB総裁は「大幅な利上げが必要になる」という発言。
 3月に利上げ幅縮小という報道にけん制をかけた形になっているお。

 本日は27時00分に2年債入札、NY時間引け後にMS決算だお。
 米主要企業決算も各種出ているのでこちらにも注目しておきたいかなと思うお。
 あ、あと長期的(半年~1年以内)な目線はやはり円高で、大幅な円安が進行する可能性は低いかなと思っているお。
 ただ今月末に1ドル120円台(1ドル120~129円)引けと書いていたのはちょっと怪しい動きになっているなというのもあり。
 もし外れてしまった場合は申し訳ないお。

やる夫より:
xmが現在口座開設ボーナスアップ&入金ボーナス増額キャンペーン中みたいだお

続きを読む
Source: 稼げるまとめ速報

masakatsu7733:
Related Post