-
【為替相場】円安傾向も上値が少し重いか 日経平均は一時先日比+600円を記録 ADP雇用統計、ISM非製造業景況指数は市場予想を下回る
投稿日 2021年5月6日 11:33:17 (マネー総合)
2021年05月06日11時06分取得:
やる夫今日のポイント
市場予想を下回る経済指標によりドル円は一時円高に
→ただその後戻す、クロス円も同様の動き
→1ドル109.5円付近の壁が厚い、経済指標次第か
連銀総裁らはそろってインフレリスクに言及、金融政策は暫く維持見込み
来週の四半期定例入札は過去最大規模を維持
米週間石油在庫統計により原油価格はわずかに下落
アルトコインが値上がり傾向、ビットコインも620万円付近での推移
08時50分 日)日銀金融政策決定会合議事要旨
15時00分 独)3月製造業新規受注
17時30分 英)4月サービス部門PMI
18時00分 欧)3月小売売上高
20時00分 英)BOE金利発表
20時00分 英)英中銀資産買取プログラム規模
20時00分 英)MPC議事要旨
20時15分 欧)ラガルドECB総裁発言
21時30分 米)新規失業保険申請件数、失業保険継続受給者数
おはようございますお。
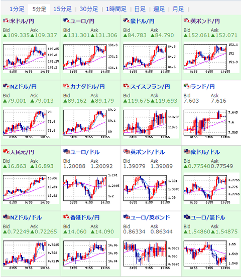
5日の為替相場は予想を下回る経済指標発表が続き若干円高になる場面も。
ただ現在はある程度戻し、1ドル109.3円台、1ポンド152.0円台、1ユーロ131.3円台となっているお。
個人的にはまだ円安の流れが続行すると思っているけれど、本日の経済指標やイベント次第と思うところもあり。
指標発表には要注目だと思うお。
また本日は20時付近から英国、欧州で大きめのイベントあり。
ポンドをさわっている場合は要注意だお。
連銀総裁らはインタビューで揃ってインフレリスクに関して発言。
ただインフレが制御不能になるリスクは小さいといった内容だったお。
金融政策は暫くの間維持とのことだったので、直近でテーパリングに関する発言は出てこないかなと思われるお。
バイデン大統領がコロナワクチン特許の放棄を支持との報道ありだお。
これにより製薬株は下落。
思想としては素晴らしいのかもしれないけれど、企業利益やワクチンの品質を無視した発言のようにも思えて警戒しているお。
参考ソース:米、コロナワクチン特許の放棄を支持 バイデン大統領が表明

続きを読む
Source: 稼げるまとめ速報
最新情報

