Warning: Undefined variable $custom_header_params in /home/mk05money/money-info-777333.com/public_html/wp-content/themes/houou/functions.php on line 37
【為替相場】大幅に悪い米小売の影響でドル売り 全体的に売りが入り金も下落 リップルはETF承認ではなく「申請を承認」でした(申し訳ない) | サラリーマン力向上まとめサイト
X

【為替相場】大幅に悪い米小売の影響でドル売り 全体的に売りが入り金も下落 リップルはETF承認ではなく「申請を承認」でした(申し訳ない)

1: 以下名無しさんに代わりまして管理人がお伝えします 1848/01/24(?)00:00:00 ID:money_soku

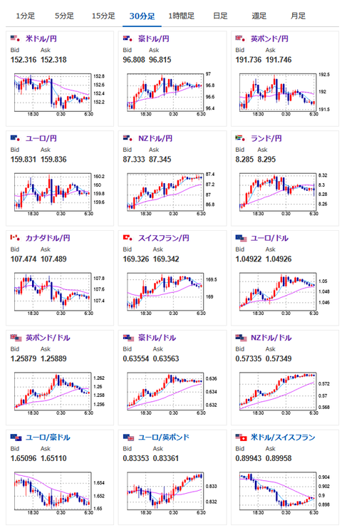
2025年02月15日08時51分取得:

やる夫来週のポイント:
・悪すぎる米小売り、対前年比でも悪化のためスタグフ懸念
・株売り、ドル売り、金売り、原油売りとリスク回避の様相
・金は個人的には再度上昇を狙いたい

NY市場中の発言

トランプ大統領
・自動車への関税は4月2日頃に導入へ
・日本がUSスチールの少数持分は取得しても構わない
・関税を課せば、USスチールは再び強力な企業となる
・スターマー英首相の訪問要請を受諾
・間もなく、2週間以内に訪問
・州知事たちと憲法パイプラインについて会談する意向
・食洗機やシンクの規格を撤廃する

ローガン・ダラス連銀総裁
・より良いデータが得られたとしても、依然慎重であるべき
・いまはデータを注視するのに良い位置にある
・例えインフレが緩和されたとしても、利下げの余地があるわけではない


https://platform.twitter.com/widgets.js

1001: 以下名無しさんに代わりまして管理人がお伝えします 1848/01/24(?)00:00:00 ID:money_soku

 おはようございますお。

 管理人がいつも通り今日のポイントを出して~というから何事かと思ったけれど今日は土曜日だお。
 昨日は悪すぎる米小売りの影響で全体的にリスク回避&週末のため全部売り。
 金に関しては押し目とみて僕は来週またどこかで買いを入れていくお。

やる夫より:ニュース速報TwitterList、情報収集先などの記事だお
やる夫の投資情報収集先あれこれ(2024年10月02日update)
管理人のTwitterでも相場に関して出来る限りお答えしますとのこと
xmにて入金額倍増キャンペーンが開始されたみたいだお

//platform.twitter.com/widgets.js
続きを読む
Source: 稼げるまとめ速報

masakatsu7733:
Related Post