Warning: Undefined variable $custom_header_params in /home/mk05money/money-info-777333.com/public_html/wp-content/themes/houou/functions.php on line 37
【為替相場】強いISMの影響でドル円は136円台半ばに 来年の目標金利予想が上昇 株、金、原油等も下落 | サラリーマン力向上まとめサイト
X

【為替相場】強いISMの影響でドル円は136円台半ばに 来年の目標金利予想が上昇 株、金、原油等も下落

1: 以下名無しさんに代わりまして管理人がお伝えします 1848/01/24(?)00:00:00 ID:money_soku

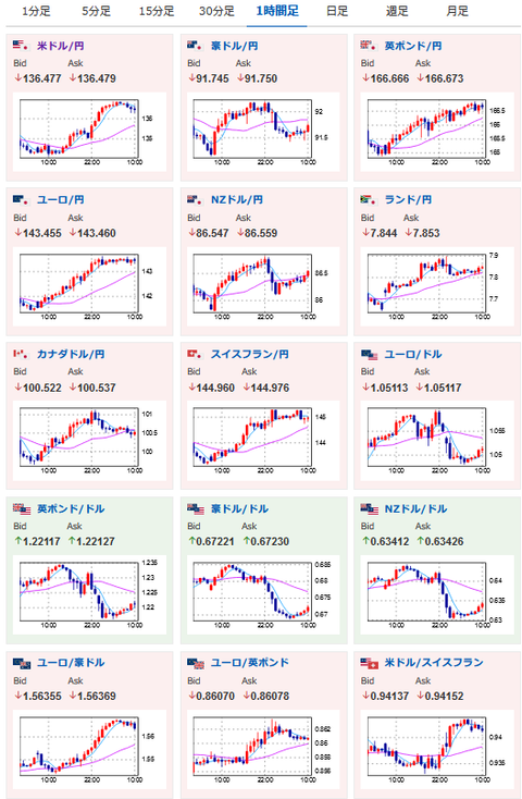
2022年12月06日10時43分取得:

やる夫今日のポイント:
弱いPMIに対してISM非製造業景気指数は市場予想を上回る非常に強い数字
→米国では高金利で撤退する企業も出ているものの、金利分を企業が負担するなどの対応も
→強い米雇用統計、平均時給からCPIの下落が十分ではない可能性が再浮上
→12月は50bp利上げでもその後が微妙かもという意見が出る
→来年の金利目標が5%以上になる可能性
→FedWatchでは7割超が50bp利上げ予想

12時30分 豪)RBA政策金利
18時30分 英)建設業PMI
22時30分 加)貿易収支
22時30分 米)貿易収支
24時00分 加)Ivey購買部協会指数

1001: 以下名無しさんに代わりまして管理人がお伝えします 1848/01/24(?)00:00:00 ID:money_soku

 お疲れさまですお。

 5日はとても強いISM非製造業景気指数の結果により、来年の目標金利が5%以上になるのではという予想記事がWSJから出ているお。
参考ソース:https://www.wsj.com/articles/fed-could-pencil-in-higher-interest-rates-next-year-while-slowing-hikes-in-december-11670208857
 次のCPI、FOMC次第なところもあるので、ちょっと直近ではどちらに動くのか微妙な感じに。
 インフレを落ち着かせることが目標なので、インフレがしっかり収束しつつある数字が連続して出るようになれば現在のドル高も落ち着いてくるんのだろうけれど・・・という感じだお。

 報道では米国は企業が金利分を負担したり撤退をするなどの対応が起きている模様。
 また米雇用統計より平均時給は高く出ているのでインフレの収束が十分ではない、または想定より時間がかかる可能性がありそうだお。

続きを読む
Source: 稼げるまとめ速報

masakatsu7733:
Related Post