Warning: Undefined variable $custom_header_params in /home/mk05money/money-info-777333.com/public_html/wp-content/themes/houou/functions.php on line 37
【為替相場】悪いADP雇用統計でドルは徐々に売りの動き 1ドル155円付近 ただし円も引き続き弱めの動き 仮想通貨が上昇継続 | サラリーマン力向上まとめサイト
X

【為替相場】悪いADP雇用統計でドルは徐々に売りの動き 1ドル155円付近 ただし円も引き続き弱めの動き 仮想通貨が上昇継続

1: 以下名無しさんに代わりまして管理人がお伝えします 1848/01/24(?)00:00:00 ID:money_soku

2025年12月04日08時59分取得:

やる夫今日のポイント:
・ADP悪化で米債利回り低下からのドル売り継続
・米債利回りは下がったが、金は伸びず今回は仮想通貨が上昇
・株価は引き続き安定した上昇中

NY市場での要人発言:

ベッセント財務長官
・関税はインフレマインドを引き起こしていない
・ブルー州(民主党支持州)の都市でインフレは高い
・地区連銀総裁の問題は選出方法にある
・地区連銀総裁は本来管轄地域出身者であるべき
・地区連銀総裁に3年間の管轄地域居住を義務付ける方針
・地区連銀制度改革には議会措置が必要な公算
・地区連銀総裁の人事案の最終決定権はFRBにある可能性
・地区連銀制度の改革案は遡及適用しない

ラガルドECB総裁
・ユーロ圏のインフレは当面ECBの目標付近に留まる見通し
・関税を巡る状況が見通しを不透明にしている

本日のスケジュール(特に重要なイベントは赤字で表示):
前回発言は、直近であれば大きくスタンスが変更される可能性は低いため影響度低
久しぶりの発言、スタンスの変化、中央銀行への影響力などがある場合、相場への影響大

09:30 豪)10月豪貿易収支(予想:42.19億豪ドルの黒字)
16:00 欧)11月スウェーデン消費者物価指数(CPI、予想:前月比▲0.2%/前年比0.5%)
        コア指数(予想:前月比横ばい/前年比2.5%)
17:00 スイス)11月スイス失業率(季節調整前、予想:3.0%)
17:30 スイス)11月スイス製造業購買担当者景気指数(PMI、予想:48.5)
18:00 南ア)7-9月期南アフリカ経常収支
18:30 英)11月英建設業PMI(予想:44.1)
19:00 欧)10月ユーロ圏小売売上高(予想:前月比横ばい/前年比1.3%)
19:00 欧)コッハー・オーストリア中銀総裁、講演
前回発言(1日前):ECBは小幅なCPI変動に反応する必要なし(ソース1)
21:00 ブラジル)7-9月期ブラジル国内総生産(GDP、予想:前期比0.2%/前年同期比1.7%)
21:30 米)11月米企業の人員削減数(チャレンジャー・グレイ・アンド・クリスマス社調べ)
21:45 英)マン英中銀金融政策委員会(MPC)委員、講演
前回発言(直前):米の同盟国支援縮小、ドルの地位を脅かす可能性(ソース2)
22:00 欧)チポローネ欧州中央銀行(ECB)専務理事、講演
前回発言(9月時点):インフレリスクは「バランス取れている」と認識(ソース3)
22:30 米)前週分の米新規失業保険申請件数/失業保険継続受給者数(予想:22.0万件/196.1万人)
24:00 カナダ)11月カナダIvey購買部協会景気指数
24:00 欧)レーンECB専務理事兼チーフ・エコノミスト、講演
前回発言(直前):インフレ低下予想に疑問 最近の上振れを指摘(ソース4)
5日02:30 米)ボウマン米連邦準備理事会(FRB)副議長、講演
前回発言(2日前):FRB、銀行とステーブルコインに関する新たな規則策定へ(ソース5)
5日03:00 ブラジル)11月ブラジル貿易収支(予想:57.00億ドルの黒字)
5日03:00 欧)デギンドスECB副総裁、講演

前回発言(7日前):インフレ率の「下振れリスクは限定的」-物価期待安定(ソース6)

1001: 以下名無しさんに代わりまして管理人がお伝えします 1848/01/24(?)00:00:00 ID:money_soku

 おはようございますお。

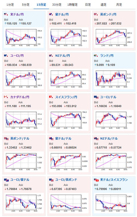
 昨日のADP雇用統計から、米国の雇用悪化はかなり深刻との見方が上昇。
 ドルはNY市場で売りが続きドル円はかろうじて1ドル155円を維持しているお。
 FRBの利下げ期待上昇で株、仮想通貨にプラスの動きが出ており、年内株価指数は特に大きく下げそうな材料は見られずだお。

document.getElementById(‘kznott2frame’).onload = function() {
try {
const contentHeight = this.contentWindow.document.body.scrollHeight;
this.height = contentHeight;
} catch (e) {
console.error(“error”);
}
};

続きを読む
Source: 稼げるまとめ速報

masakatsu7733:
Related Post