Warning: Undefined variable $custom_header_params in /home/mk05money/money-info-777333.com/public_html/wp-content/themes/houou/functions.php on line 37
【為替相場】日本の利上げ期待後退と米国の利下げ期待後退によりドル円は144円付近へ 本日もADP雇用統計あり | サラリーマン力向上まとめサイト
X

【為替相場】日本の利上げ期待後退と米国の利下げ期待後退によりドル円は144円付近へ 本日もADP雇用統計あり

1: 以下名無しさんに代わりまして管理人がお伝えします 1848/01/24(?)00:00:00 ID:money_soku

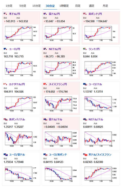
2025年06月04日07時14分取得:

やる夫今日のポイント:
・植田日銀総裁の利上げハト発言により円売り、強いJOLTSによりドル買い
・トランプ政権は各国に貿易提案の最終提案を「明日まで」に提出するよう要請。なお突発的なためどの程度の国が対応できるのか不明。裁判所差し止め命令で焦りという見方も
・OECDが今年の世界経済見通しを下方修正。リスク回避材料に
・ロシアーウクライナ停戦実現はまだ先か。地政学リスク上昇で原油や金が上昇

NY市場(深夜)に出た重要材料

トランプ政権
・各国に貿易交渉の最終提案を明日までに提出するよう要請
・関税や輸入枠を含む米国製の工業品・農産品購入の条件、および非関税障壁の緩和策などに関する最良の提案を示すよう求める

クックFRB理事
・関税がインフレを刺激し雇用を弱める可能性がある
・将来の金利調整を検討する際には物価安定の重要性を強調

ボスティック・アトランタ連銀総裁
・政策金利の調整を急ぐ必要はない
・このところ良好な物価データを目にしているものの、インフレ面でさらに大きな進展を確認したい
・金融政策における最良のアプローチは辛抱強さだと引き続き考えている

韓国大統領選
・李在明候補が勝利 
プーチン大統領
・米・ウクライナ首脳と近く会談の公算小さい
本日のスケジュール(特に重要なイベントは赤字で表示):
10:30 豪)1-3月期豪国内総生産(GDP、予想:前期比0.4%/前年比1.5%)
赤字の理由:金融政策決定に強い影響を与える経済指標のため

16:50 仏)5月仏サービス部門購買担当者景気指数(PMI)改定値(予想:47.4)
16:55 独)5月独サービス部門PMI改定値(予想:47.2)
17:00 欧)5月ユーロ圏サービス部門PMI改定値(予想:48.9)
17:30 英)5月英サービス部門PMI改定値(予想:50.2)
19:00 南ア)4-6月期南アフリカ経済研究所(BER)企業信頼感指数
20:00 米)MBA住宅ローン申請指数
21:15 米)5月ADP全米雇用報告(予想:11.2万人)
赤字の理由:米金融政策決定に影響を与えやすい雇用に関する経済指標発表。ただADPと雇用統計の結果が真逆になることもあり、ここのところ注目度は低下気味。
21:30 カナダ)1-3月期カナダ労働生産性指数(予想:前期比0.1%)
21:30 米)ボスティック米アトランタ連銀総裁(投票権なし)、クック米連邦準備理事会(FRB)理事、講演
前回発言(昨日・ボスティック氏):インフレ面でさらなる進展望む-利下げに急がず
前回発言(昨日・クック氏):全ての可能性にオープン 利上げも排除できず
未定 欧)ポーランド中銀、政策金利発表(予想:5.25%で据え置き)
22:45 カナダ)カナダ銀行(BOC、中央銀行)、政策金利発表(予想:2.75%で据え置き)
赤字の理由:為替レート(カナダドル)に大きな影響を与える金融政策発表。今回金利は据え置き見込み
22:45 米)5月米サービス部門PMI改定値(予想:52.3)
22:45 米)5月米総合PMI改定値(予想:52.1)
23:00 米)5月米サプライマネジメント協会(ISM)非製造業指数(予想:52.0)
赤字の理由:米金融政策に強い影響をあたえる経済指標。製造業と同じく雇用にも注目。場合によってはADPの流れが反転する可能性あり
23:30 米)EIA週間在庫統計
25:00 露)4月ロシア失業率(予想:2.3%)
27:00 米)米地区連銀経済報告(ベージュブック)
1001: 以下名無しさんに代わりまして管理人がお伝えします 1848/01/24(?)00:00:00 ID:money_soku

 おはようございますお。

 昨日は強いJOLTSからのドル買いの動きが続き、ドル円は一時1ドル144円にタッチする場面も見られたお。
 日本市場では植田日銀総裁の利上げハト発言(利上げに対して消極的)が意識され円売りも。
 クロス円も全体的に円安気味の動きとなっているお。

 本日米国ではADP雇用統計にISM非製造業の発表あり。
 どちらもFRBの金融政策に強い影響を与える経済指標のため、発表時間には為替レートが大きく動く可能性に注意だお。
 現段階ではどちらも良い数字が予想されており、FRBメンバーも言及するような姿勢を見せていないお。
 ただ前回のISM製造業では輸入が大きく減り、数字も市場予想に反して悪化となったので、関税の影響も少しずつ出てきている可能性を意識しておきたいお。
 また昨日のJOLTSでも見られた動きだけれど、大きな経済指標があるときは事前に情報が漏れている可能性もありそうかなと。(何度か問題になって報道されたこともあり。解決したかどうか不明)
 直近で特に材料もないのにテクニカルすら無視するような強い値動きをし始めたら、そういう可能性も意識しておきたいお。

 ロシアーウクライナは停戦から遠ざかっている様子。
 地政学リスク上昇で原油、金が上昇。
 ただしその後の経済指標で米利下げ期待が後退。
 金の価格は少し押し下げられたお。

 あと相場とは別件だけれど、xmにて100%ボーナスが開始されたとのこと。
 もしご利用の方がいらっしゃいましたら。

やる夫より:ニュース速報TwitterList、情報収集先などの記事だお
やる夫の投資情報収集先あれこれ(2025年04月10日速報twitterlist更新)
管理人のTwitterでも相場に関して出来る限りお答えしますとのこと
xmにて入金倍増キャンペーン開催とのこと

続きを読む
Source: 稼げるまとめ速報

masakatsu7733:
Related Post