-
【為替相場】日本の地震やFOMC期待などで円安進む 1ドル156円付近 クロス円も円安寄り
投稿日 2025年12月9日 08:56:16 (マネー総合)
1: 以下名無しさんに代わりまして管理人がお伝えします 1848/01/24(?)00:00:00 ID:money_soku
2025年12月09日08時33分取得:


やる夫今日のポイント:
・植田日銀総裁講演あり、利上げをさらに織り込ませるか
・RBA政策金利発表あり、金利は据え置き予定
・欧州に利上げ可能性も浮上
NY市場であった要人発言:
ハセットNEC委員長
・パウエル議長も利下げが賢明だと同意する可能性が高い
・利下げ幅についてはデータを見極める必要
・ウォーラー、ボウマン、ウォルシュ各氏を称賛トランプ大統領は難しい選択を迫られている
・住宅購入の負担軽減は賃金上昇で実現
・AIにより経済を若干過熱気味に運営可能
・債券市場は年初から大幅に上昇(利回り低下)
・90年代型シナリオでは10年物の利下げ余地あり
・トランプ大統領が多くの良いニュースを発表する見込み
・トランプ大統領が今週中に経済政策に関するメッセージを発信する見込み
・消費者物価指数における医薬品価格の下落が3年連続で続く見通し
・スーン議員が本日ホワイトハウスを訪問医療制度に関する協議を予定
テイラー英中銀委員
・英中銀はまだ少しブレーキを踏んでいる状態
・賃金インフレ、サービスインフレは低下傾向
・中立金利が低水準の環境下では、実質金利は低水準を維持可能
本日のスケジュール(特に重要なイベントは赤字で表示):
前回発言は、直近であれば大きくスタンスが変更される可能性は低いため影響度低
久しぶりの発言、スタンスの変化、中央銀行への影響力などがある場合、相場への影響大
08:50 日)11月マネーストックM2
09:01 英)11月英小売連合(BRC)小売売上高調査(予想:前年同月比2.5%)
09:30 豪)11月豪NAB企業景況感指数
12:30 豪)豪準備銀行(RBA)、政策金利発表(予想:3.60%で据え置き)
14:30 日)植田日銀総裁、衆院予算委に出席
16:00 独)10月独貿易収支(予想:156億ユーロの黒字)
16:00 独)10月独貿易収支(予想:156億ユーロの黒字)
17:00 南ア)10-12月期南アフリカ経済研究所(BER)消費者信頼感指数
17:00 独)ナーゲル独連銀総裁、講演
前回発言(6日前):ユーロ圏インフレは目標付近で推移、米関税で物価上昇も(ソース1)
前回発言(6日前):ユーロ圏インフレは目標付近で推移、米関税で物価上昇も(ソース1)
18:00 日)植田和男日銀総裁、講演(オンライン)
前回発言(12月時点):是非を適切に判断(ソース2)
21:00 メキシコ)11月メキシコ消費者物価指数(CPI、予想:前年比3.69%)
前回発言(12月時点):是非を適切に判断(ソース2)
21:00 メキシコ)11月メキシコ消費者物価指数(CPI、予想:前年比3.69%)
24:00 米)9月米景気先行指標総合指数(予想:前月比▲0.3%)
24:00 米)10月米雇用動態調査(JOLTS)求人件数(予想:715.0万件)
10日03:00 米)米財務省、10年債入札
10日04:10 NZ)ブレマンNZ準備銀行(RBNZ)総裁、公式メディアでの質疑応答
前回発言(12月時点):インフレ抑制が依然重要責務と強調(ソース3)
前回発言(12月時点):インフレ抑制が依然重要責務と強調(ソース3)
米連邦公開市場委員会(FOMC)1日目
1001: 以下名無しさんに代わりまして管理人がお伝えします 1848/01/24(?)00:00:00 ID:money_soku
おはようございますお。
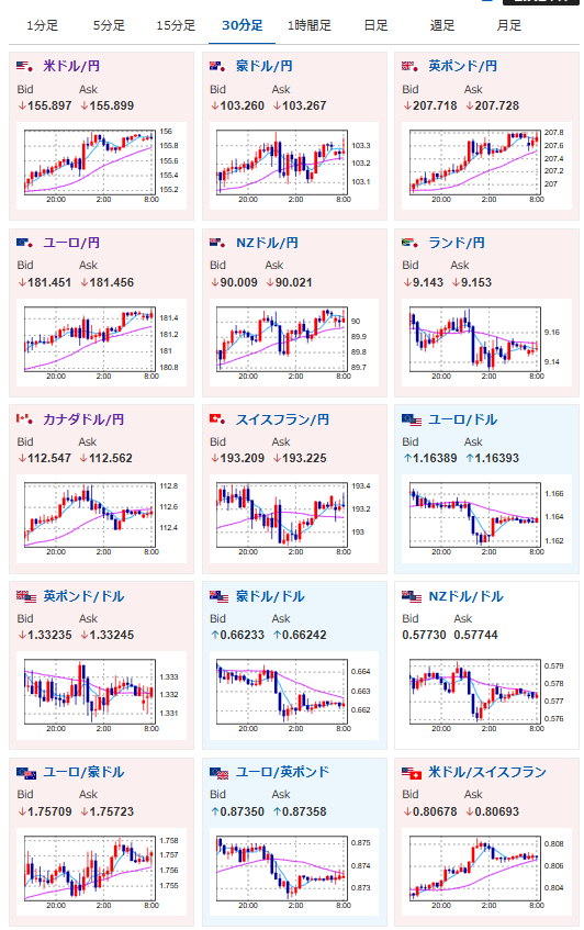
日銀利上げ、米利下げ期待が織り込まれても、依然として円売り圧は強め。
ドル円、クロス円共に円安に伸びているお。
本日植田日銀総裁講演は、次回政策金利発表の内容をさらに織り込ませに来る可能性あり。
ただ市場もほぼほぼ利上げだろうと見ていることもあり、突飛な発言がなければ、そこまで大きな値動きは出ないのではと思っているお。
日経先物のほうは先日の米株下げの影響を受けて上値が重め。
引き続き上昇期待はあるものの、AIバブルや日中対立には引き続き注意が必要だという認識だお。

document.getElementById(‘kznott2frame’).onload = function() {
try {
const contentHeight = this.contentWindow.document.body.scrollHeight;
this.height = contentHeight;
} catch (e) {
console.error(“error”);
}
};
続きを読む
Source: 稼げるまとめ速報
最新情報
