Warning: Undefined variable $custom_header_params in /home/mk05money/money-info-777333.com/public_html/wp-content/themes/houou/functions.php on line 37
【為替相場】日本の賃金上昇で利上げ期待高まる 金は引き続き最高値を押し上げ中 米中首脳会合はまだ材料なし 1ドル153円台前半~半ば | サラリーマン力向上まとめサイト
X

【為替相場】日本の賃金上昇で利上げ期待高まる 金は引き続き最高値を押し上げ中 米中首脳会合はまだ材料なし 1ドル153円台前半~半ば

1: 以下名無しさんに代わりまして管理人がお伝えします 1848/01/24(?)00:00:00 ID:money_soku

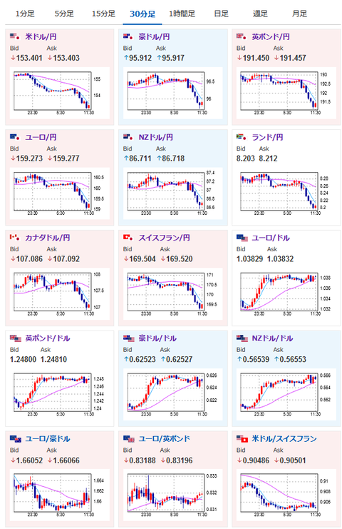
2025年02月05日11時50分取得:

やる夫今日のポイント:
・日銀利上げ期待が上昇、実質賃金はまだマイナス圏ではあるが賃金の伸びが強くインフレが進行しそうな気配
・米中首脳会談の結果は読めず
・今のところ米国の圧力で各国は譲歩していっている動き(関税よりも米国の要求に対応するほうがコスト安な交渉となっているのかも?)
・金が引き続き上昇、米利下げ完了までに3000ドル達成を予想
・仮想通貨は低調、トランプ氏も仮想通貨に関する材料を出さないため

本日のスケジュール(特に重要なイベントは赤字で表示):

16:45 仏)12月仏鉱工業生産(予想:前月比▲0.1%)
17:50 仏)1月仏サービス部門PMI改定値(予想:48.9)
17:55 独)1月独サービス部門PMI改定値(予想:52.5)
18:00 欧)1月ユーロ圏サービス部門PMI改定値(予想:51.4)
18:30 英)1月英サービス部門PMI改定値(予想:51.2)
19:00 欧)12月ユーロ圏卸売物価指数(PPI、予想:前月比0.5%/前年比▲0.1%)
未定 ポーランド)ポーランド中銀、政策金利発表(予想:5.75%で据え置き)
21:00 米)MBA住宅ローン申請指数
22:15 米)1月ADP全米雇用報告(予想:15.0万人)
22:30 加)12月カナダ貿易収支(予想:7.5億カナダドルの黒字)
22:30 米)12月米貿易収支(予想:966億ドルの赤字)
23:00 欧)レーン欧州中央銀行(ECB)専務理事兼チーフ・エコノミスト、講演
23:00 米)バーキン米リッチモンド連銀総裁(投票権なし)、イベントに参加
前回発言(1月時点):現在の金利は十分景気抑制的
23:45 米)1月米サービス部門PMI改定値(予想:52.9)
23:45 米)1月米総合PMI改定値(予想:52.5)
24:00 米)1月米サプライマネジメント協会(ISM)非製造業指数(予想:54.3)
24:30 米)EIA週間在庫統計
25:00 露)12月ロシア失業率(予想:2.4%)
28:30 米)グールズビー米シカゴ連銀総裁(投票権なし)、あいさつ
前回発言(昨日):金利引き下げペースについてもう少し慎重で用心深い対応が必要
29:00 米)ボウマンFRB理事、講演

前回発言(2月時点):追加利下げ前にインフレ抑制のさらなる進展望む

1001: 以下名無しさんに代わりまして管理人がお伝えします 1848/01/24(?)00:00:00 ID:money_soku

 お疲れ様ですお。

 実質賃金ではまだマイナス圏だけれど、日本の賃金上昇ペースがかなり強くなってきているお。
 そのため日銀の利上げ期待が上昇、全体的に円が買われる動きとなっているお。
 トランプ氏の政策に関してはまだ不確実で、米国も利下げを踏みとどまりそうな雰囲気はあるけれど、今のところ為替市場では円が非常に強くなってきているお。

 現在3月FOMCでの利下げ期待は15%程とほぼ横ばい。
 ただその後の利下げ期待は上昇してきており、米ドルは割と売られやすい状況。
 昨日発表されたJOLTSは今までの中でも弱い数字、インフレの中身も徐々に落ち着いてきていることから、一旦利下げは停止するものの、今後もインフレは収束し徐々に利下げ(ただしトランプ関税がとんでもない炎上をしない場合に限る)となりそうだお。
参考ソース:https://www.cmegroup.com/ja/markets/interest-rates/cme-fedwatch-tool.html

 トランプ氏はいきなり関税を課すなど市場や各国を驚かせる対応をしているけれど、各国の掌返しの速さを見るに要求している内容は関税合戦に比べてコストが軽いものでありそうかなと。
 今後もフットインザドア的な戦略を使って要求を通し、掌返しで関税を撤回という動きが続くのかもしれないお。

 全く別件だけれどxmにて入金額倍増キャンペーンがスタート。
 僕もこのタイミングでは追加入金をして取引額を増やしているお。

やる夫より:ニュース速報TwitterList、情報収集先などの記事だお
やる夫の投資情報収集先あれこれ(2024年10月02日update)
管理人のTwitterでも相場に関して出来る限りお答えしますとのこと
xmの入金額倍増キャンペーンが始まったみたいだお

続きを読む
Source: 稼げるまとめ速報

masakatsu7733:
Related Post