Warning: Undefined variable $custom_header_params in /home/mk05money/money-info-777333.com/public_html/wp-content/themes/houou/functions.php on line 37
【為替相場】日本のGDPが良い数字となり日銀利上げ期待上昇で円買い 1ドル151円台半ばで推移 金上昇 仮想通貨は今のところ足踏みか | サラリーマン力向上まとめサイト
X

【為替相場】日本のGDPが良い数字となり日銀利上げ期待上昇で円買い 1ドル151円台半ばで推移 金上昇 仮想通貨は今のところ足踏みか

1: 以下名無しさんに代わりまして管理人がお伝えします 1848/01/24(?)00:00:00 ID:money_soku

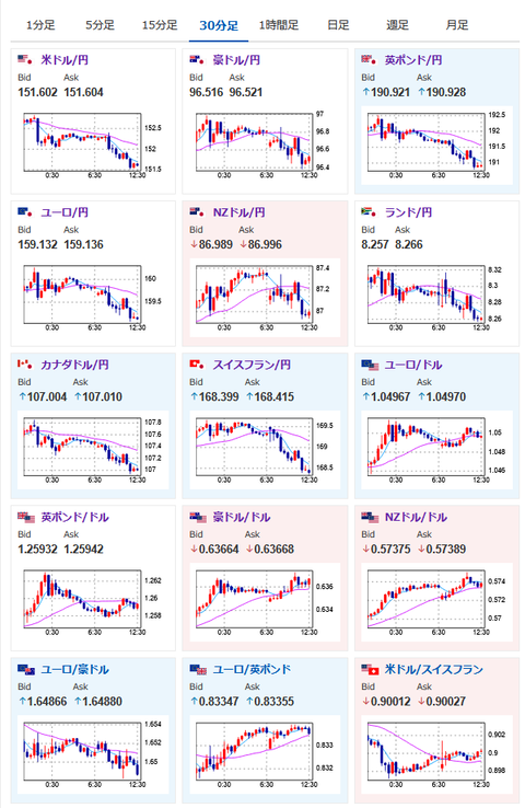
2025年02月17日12時59分取得:

やる夫今日のポイント:
・日本のGDPは市場予想より強く良い数字で利上げ期待増、ドル円は151円台半ば
・ただし株価の伸びは控えめで4万円付近は非常に重いか
・金は先週末の急落から反転上昇、3000ドル台への伸びを期待するも適宜利確は必要

本日のスケジュール(特に重要なイベントは赤字で表示)

13:30 日)12月第三次産業活動指数(予想:前月比0.1%)
13:30 日)12月鉱工業生産確報
13:30 日)12月設備稼働率
19:00 欧)12月ユーロ圏貿易収支(予想:季節調整前なし/季節調整済145億ユーロの黒字)
20:00 独)ナーゲル独連銀総裁、講演
22:15 加)1月カナダ住宅着工件数(予想:25.25万件)
22:30 加)12月対カナダ証券投資
23:30 米)ハーカー米フィラデルフィア連銀総裁(投票権なし)、講演
前回発言(1月時点):利下げ継続も「今は小休止が適切」
24:20 米)ボウマン米連邦準備理事会(FRB)理事、講演
前回発言(2月時点):米国債市場の流動性改善で当局は規制改正可能
米国(プレジデンツデー)、カナダ(ファミリーデー)、休場
1001: 以下名無しさんに代わりまして管理人がお伝えします 1848/01/24(?)00:00:00 ID:money_soku

 お疲れ様ですお。

 週明け、為替市場は日本のGDPの影響を受けて円高気味のスタート。
 1ドル151円台半ばでの動きとなっているお。
 ただトランプ氏の関税がどうなるか不明な点、前回の利上げによりCPIがどのように変化するかは不明のため、そこまで大きな動きにはなっていない様子。
 本日米市場はお休み、FRBメンバー発言はあるものの、2月に発言したばかりという事もあり大きなスタンス変更はないのではと思っているお。

 金価格が反転上昇。
 高値を目指すとは思っているけれど、追いかけ&適宜利確は必要な値動きかなと思っているお。

やる夫より:ニュース速報TwitterList、情報収集先などの記事だお
やる夫の投資情報収集先あれこれ(2024年10月02日update)
管理人のTwitterでも相場に関して出来る限りお答えしますとのこと
xmの入金額倍増キャンペーンが始まったみたいだお

続きを読む
Source: 稼げるまとめ速報

masakatsu7733:
Related Post