Warning: Undefined variable $custom_header_params in /home/mk05money/money-info-777333.com/public_html/wp-content/themes/houou/functions.php on line 37
【為替相場】日米貿易合意内容徐々に明らかに 為替相場は特に大きな動きがでず1ドル146円台で大きめのボラでレンジ圏 欧州と合意間近との報道でユーロ堅調 日経平均は続伸 | サラリーマン力向上まとめサイト
X

【為替相場】日米貿易合意内容徐々に明らかに 為替相場は特に大きな動きがでず1ドル146円台で大きめのボラでレンジ圏 欧州と合意間近との報道でユーロ堅調 日経平均は続伸

1: 以下名無しさんに代わりまして管理人がお伝えします 1848/01/24(?)00:00:00 ID:money_soku

2025年07月24日09時15分取得:

やる夫今日のポイント:
・日米貿易合意は一方的かつトランプ氏が不満であれば関税引上げとベッセント財務長官発言
・日経平均は合意により上昇しているが、今後日本に負担が増える可能性は懸念
・今後負担増を回避して日本の利益にしていけるのかどうか注目(ただしTACOの可能性もあるので、発表を見ながら本当にやるのか適宜判断になりそう)
・為替相場はユーロが合意間近との報道で堅調。ドル円は146円台でレンジの動き
・内田副総裁「確度は上がった」として日銀利上げ期待は少し上昇(日銀ウォッチャーは10月か来年1月と予想)
・FRBの9月利下げ期待は61%程に上昇
ソース:https://www.cmegroup.com/ja/markets/interest-rates/cme-fedwatch-tool.html
・テスラ、減収減益。アルファベット、増収増益、設備投資拡大。

管理人ツイートより:

https://platform.twitter.com/widgets.js


https://platform.twitter.com/widgets.js

本日のスケジュール(特に重要なイベントは赤字で表示)

12:05 豪)ブロック豪準備銀行(RBA)総裁、講演
前回発言(7月時点):理事会はインフレ率が持続可能なベースで2.5%に達する軌道にあることを確認するため、もう少し情報を待つことができると判断した
15:00 独)8月独消費者信頼感指数(Gfk調査、予想:▲19.2)
15:45 仏)7月仏企業景況感指数(予想:96)
16:15 仏)7月仏製造業購買担当者景気指数(PMI)速報値(予想:48.5)
16:15 仏)7月仏サービス部門PMI速報値(予想:49.6)
16:30 独)7月独製造業PMI速報値(予想:49.5)
16:30 独)7月独サービス部門PMI速報値(予想:50.0)
17:00 欧)7月ユーロ圏製造業PMI速報値(予想:49.7)
17:00 欧)7月ユーロ圏サービス部門PMI速報値(予想:50.7)
17:30 英)7月英製造業PMI速報値(予想:48.0)
17:30 英)7月英サービス部門PMI速報値(予想:53.0)
20:00 トルコ)トルコ中銀、政策金利発表(予想:43.50%に引き下げ)
21:15 欧)欧州中央銀行(ECB)定例理事会、終了後政策金利発表(予想:2.15%で据え置き)
赤字の理由:ユーロに強い影響を与える政策金利発表。今回は据え置き見込み
21:30 カナダ)5月カナダ小売売上高(予想:前月比▲1.0%/自動車を除く前月比▲0.3%)
21:30 米)前週分の米新規失業保険申請件数/失業保険継続受給者数(予想:22.7万件/196.0万人)
21:45 欧)ラガルドECB総裁、定例記者会見
前回発言(6月時点):ECBは不確実性に適切対応-原油価格の変動注視
22:45 米)7月米製造業PMI速報値(予想:52.7)
22:45 米)7月米サービス部門PMI速報値(予想:53.0)
22:45 米)7月米総合PMI速報値(予想:52.8)
23:00 米)6月米新築住宅販売件数(予想:前月比4.3%/65.0万件)

管理人より:
9月利上げの地ならし(?)のような発表が来ました
こちらにより1ドル145円台に突入しています

https://platform.twitter.com/widgets.js

1001: 以下名無しさんに代わりまして管理人がお伝えします 1848/01/24(?)00:00:00 ID:money_soku

 おはようございますお。

 日米貿易合意から一日経って、徐々に詳細が明らかになってきているお。
 トランプ氏やその側近が非常に不穏なことを言っているのは気になるけれど、ひとまず市場は今後の関税率が固まり先行きが見通せるようになったことを好感している様子。
 今後トランプ氏は引き続き日本批判と圧力を続けて来ると思うけれど、それぞれのタイミングで判断していくことになるのかなと思っているお。

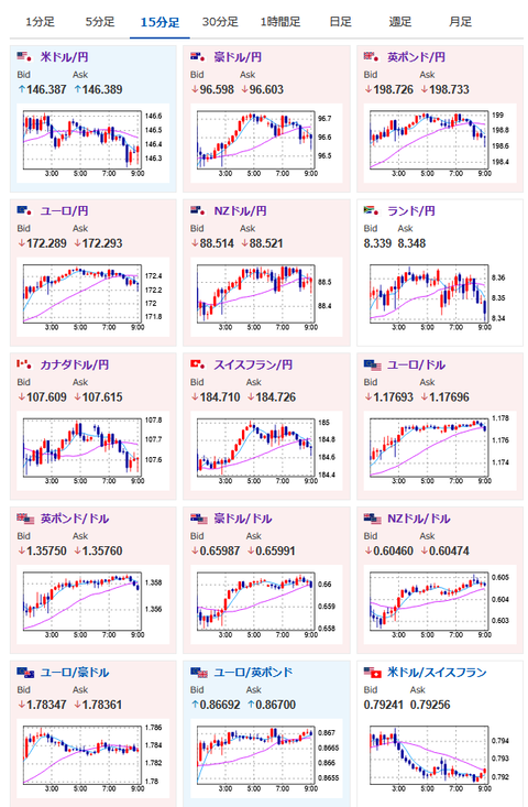
 ドル円は146円台にて特に大きな材料が見られずレンジ。
 本日は米PMI、新築住宅があるので、夜には少し動きが出るかなと期待しているお。

 ユーロは欧米合意期待で堅調な動き。
 ただ日米合意ほど欧州が譲歩するかは不明で、決裂の可能性もあると感じているお。
 このあたりは正直発表されるまでわからないので、今の段階でどうこうは言えず。
 一旦本日夜のECB政策金利発表に注目していきたいお。

 米中協議に関しては関税一時停止延長の可能性が協議されている模様。
 そのためアジア株は基本的に強い動きにとなっているお。

/adframe/assets/index.js

//platform.twitter.com/widgets.js
続きを読む
Source: 稼げるまとめ速報

masakatsu7733:
Related Post