Warning: Undefined variable $custom_header_params in /home/mk05money/money-info-777333.com/public_html/wp-content/themes/houou/functions.php on line 37
【為替相場】日銀利上げ期待上昇 ISM非製造業は市場予想下回る トランプ氏の関税懸念後退などで円高傾向 一時1ドル152円台前半まで 金の上昇は一旦一服 仮想通貨弱い | サラリーマン力向上まとめサイト
X

【為替相場】日銀利上げ期待上昇 ISM非製造業は市場予想下回る トランプ氏の関税懸念後退などで円高傾向 一時1ドル152円台前半まで 金の上昇は一旦一服 仮想通貨弱い

1: 以下名無しさんに代わりまして管理人がお伝えします 1848/01/24(?)00:00:00 ID:money_soku

2025年02月06日07時21分取得:

やる夫今日のポイント:
・日本の賃金上昇、物価高で日銀利上げ期待が上昇、年内2回、多くて3回の利上げを想定
・早川元日銀理事の意見では来年に1.5%程度の見込み
・トランプ関税が条件次第で撤回されることもあるため、インフレ懸念は多少後退(中国、欧州の対応には注意)
・ISM非製造業は市場予想より悪化も50は超える強さ、米経済は堅調
・仮想通貨政策は出てこず、資金流出続く

本日のスケジュール(特に重要なイベントは赤字で表示):

08:50 日)対外対内証券売買契約等の状況(週次・報告機関ベース)
09:30 米)ジェファーソン米連邦準備理事会(FRB)副議長、講演
前回発言(昨日):スタンス変更急ぐ必要ない
09:30 豪)12月豪貿易収支(予想:70.00億豪ドルの黒字)

10:30 日)田村直樹日銀審議委員、あいさつ

前回発言(9月時点):少なくとも1%程度まで必要
15:45 スイス)1月スイス失業率(季節調整前、予想:2.9%)
16:00 独)12月独製造業新規受注(予想:前月比2.0%/前年同月比▲10.5%)
16:00 欧)1月スウェーデン消費者物価指数(CPI、予想:前月比▲0.6%/前年比0.5%)
     ◎    コア指数(予想:前月比▲0.2%/前年比1.6%)
18:30 英)1月英建設業購買担当者景気指数(PMI、予想:53.5)
19:00 欧)12月ユーロ圏小売売上高(予想:前月比▲0.1%/前年比1.9%)
21:00 英)英中銀(BOE)、政策金利発表(予想:4.50%に引き下げ)
21:00 英)英中銀MPC議事要旨
21:30 米)1月米企業の人員削減数(チャレンジャー・グレイ・アンド・クリスマス社調べ)
22:30 米)10-12月期米非農業部門労働生産性・速報値(予想:前期比1.4%)
22:30 米)10-12月期米単位労働コスト・速報値(予想:前期比3.4%)
22:30 米)前週分の米新規失業保険申請件数/失業保険継続受給者数(予想:21.3万件/187.4万人)
24:00 加)1月カナダIvey購買部協会景気指数
25:15 独)ナーゲル独連銀総裁、講演
28:00 メキシコ)メキシコ中銀、政策金利発表(予想:9.50%に引き下げ)
28:30 米)ウォラーFRB理事、講演
前回発言(1月時点):追加利下げを支持、インフレは鈍化継続へ
29:30 欧)エスクリバ・スペイン中銀総裁、講演
前回発言(1月時点):ユーロ圏、高い不確実性でもインフレは目標に収束へ
30:05 英)ベイリー英中銀(BOE)総裁、講演
前回発言(1月時点):4000億─5000億ポンドの準備金維持を、銀行新規制は延期
ニュージーランド(ワイタンギ・デー)、休場
1001: 以下名無しさんに代わりまして管理人がお伝えします 1848/01/24(?)00:00:00 ID:money_soku

 おはようございますお。

 基本的な状況は昨日の相場記事から変わっておらず。
関連記事:【相場】日銀利上げ期待で円買いの動き 1ドル153円割れギリギリ 金は非常に強く最高値を押し上げ続ける
 本日の田村日銀審議委員の発言でも日銀の利上げが意識されるのかなと思うお。
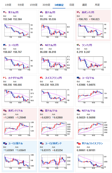
 そのため円はなかなかに強い動きで一時1ドル152円台前半へ。
 トランプ関税による米インフレには注意する必要がありそうだけれど、今のところドル円、クロス円共に徐々に円高が進行中だお。
 一応NY市場あたりで円買い、金買い共に一服しているので、日本市場がオープンした後その動きがまだ続くようであれば追っていく形かなと思っているお。

やる夫より:ニュース速報TwitterList、情報収集先などの記事だお
やる夫の投資情報収集先あれこれ(2024年10月02日update)
管理人のTwitterでも相場に関して出来る限りお答えしますとのこと
xmの入金額倍増キャンペーンが始まったみたいだお

続きを読む
Source: 稼げるまとめ速報

masakatsu7733:
Related Post