Warning: Undefined variable $custom_header_params in /home/mk05money/money-info-777333.com/public_html/wp-content/themes/houou/functions.php on line 37
【為替相場】日銀利上げ期待後退により一時1ドル147円台後半 148円付近では上値が重い トランプ関税、FRBへの圧力は懸念材料 | サラリーマン力向上まとめサイト
X

【為替相場】日銀利上げ期待後退により一時1ドル147円台後半 148円付近では上値が重い トランプ関税、FRBへの圧力は懸念材料

1: 以下名無しさんに代わりまして管理人がお伝えします 1848/01/24(?)00:00:00 ID:money_soku

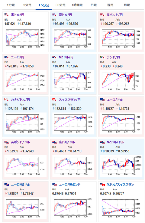
2025年08月06日07時50分取得:

やる夫今日のポイント:
・日銀議事要旨から円安の動き継続、一時1ドル147円台後半
・ただし147円台のレンジ圏からは抜け出せず
・トランプ氏は新たな関税やFRB人事に言及しており、今後に注意が必要

本日のスケジュール(特に重要なイベントは赤字で表示)

07:45 NZ)4-6月期ニュージーランド(NZ)失業率(予想:5.3%)
          就業者数増減(予想:前期比▲0.1%/前年比▲0.9%)

08:30 日)6月毎月勤労統計(現金給与総額、予想:前年比3.1%)

13:30 印)インド中銀、金融政策決定会合(予想:5.50%で据え置き)
15:00 独)6月独製造業新規受注(予想:前月比1.1%/前年同月比2.1%)
17:30 英)7月英建設業購買担当者景気指数(PMI、予想:48.8)
18:00 欧)6月ユーロ圏小売売上高(予想:前月比0.4%/前年比2.6%)
20:00 米)MBA住宅ローン申請指数
23:30 欧)EIA週間在庫統計
26:00 米)米財務省、10年債入札
27:00 ブラジル)7月ブラジル貿易収支(予想:56.00億ドルの黒字)
27:00 米)クック米連邦準備理事会(FRB)理事、コリンズ米ボストン連銀総裁(投票権あり)、討議に参加
前回発言(6月時点・クック氏):全ての可能性にオープン 利上げも排除できず
前回発言(7月時点・コリンズ氏):次の一手を見極める時間ある、米経済堅調
29:10 米)デイリー米サンフランシスコ連銀総裁、講演
1001: 以下名無しさんに代わりまして管理人がお伝えします 1848/01/24(?)00:00:00 ID:money_soku

 おはようございますお。

 昨日の為替相場は日銀議事要旨でまだ暫く金利が維持されそうな点が示唆されると円売り傾向に。
 147円台後半からは上値が重く、一旦147円台半ばに押し戻されるレンジの動きとなっているお。
 個人的には特に大きな材料がなければ、内外金利差や経済状況により円売りが続いていくという予想。
 ただ本日は27時にFRBメンバーの発言があるので、スタンスの変更がないかに注意が必要だお。
 特に今回はFOMC、雇用統計を通過した後なので、利下げに前向きな姿勢を示し始める可能性もあると思うお。(ドル売り材料になる可能性)

 トランプ氏は再度関税やFRB人事に対して様々な圧力をかけている様子。
 ただ再度TACOと思われているのか市場に大きな反応は出ていないお。

/adframe/assets/index.js

続きを読む
Source: 稼げるまとめ速報

masakatsu7733:
Related Post