Warning: Undefined variable $custom_header_params in /home/mk05money/money-info-777333.com/public_html/wp-content/themes/houou/functions.php on line 37
【為替相場】本日米CPI、豪政策金利発表あり ドル円は円安傾向で148円台乗せ 日経平均も上昇気配 | サラリーマン力向上まとめサイト
X

【為替相場】本日米CPI、豪政策金利発表あり ドル円は円安傾向で148円台乗せ 日経平均も上昇気配

1: 以下名無しさんに代わりまして管理人がお伝えします 1848/01/24(?)00:00:00 ID:money_soku

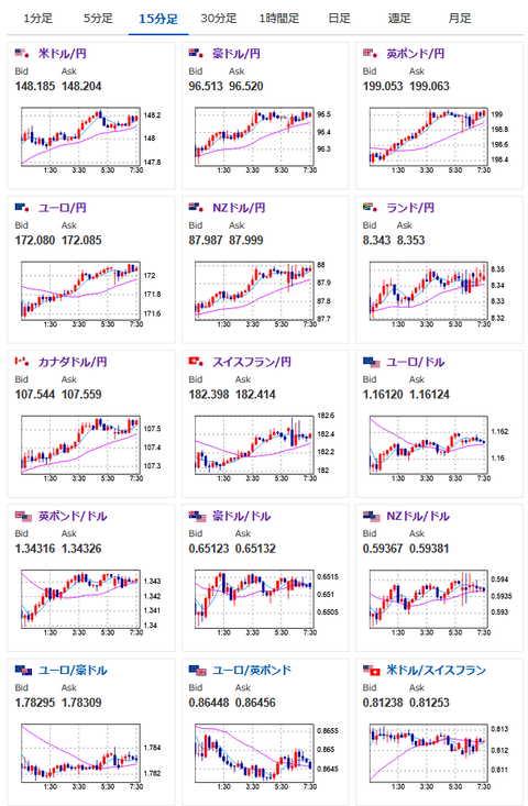
2025年08月12日07時43分取得:

やる夫今日のポイント:
・本日の米CPIは伸び拡大見込み。インフレ再燃懸念。米利下げに強く影響可能性
・米雇用の悪化も気になるのでFRBがどのように判断するかに注目
・現在米利下げ期待が徐々に低下中。9月の利下げ期待も85%へ(先週雇用統計後は95%)
https://www.cmegroup.com/ja/markets/interest-rates/cme-fedwatch-tool.html

NY市場中の重要材料:
トランプ大統領
・「金には関税を課さない」と明言、SNSに投稿
・首都ワシントンの高犯罪率を理由に州兵派遣

本日のスケジュール(特に重要なイベントは赤字で表示):

08:50 日)7月マネーストックM2
08:01 英)7月英小売連合(BRC)小売売上高調査(予想:前年同月比2.0%)
09:00 シンガポール)4-6月期シンガポール国内総生産(GDP)確定値(予想:前期比年率1.4%)
10:30 豪)7月豪NAB企業景況感指数
13:30 豪)豪準備銀行(RBA)政策金利発表(予想:3.60%に引き下げ)
15:00 英)7月英雇用統計(失業率/失業保険申請件数推移)
15:00 英)4-6月英失業率(ILO方式、予想:4.7%)
16:00 トルコ)6月トルコ経常収支(予想:13.8億ドルの赤字)
18:00 独)8月独ZEW景況感指数(予想:39.8)
18:00 欧)8月ユーロ圏ZEW景況感指数
18:30 南ア)4-6月期南アフリカ失業率(予想:33.0%)
19:30 インド)7月インド消費者物価指数(CPI、予想:前年比1.76%)
21:00 ブラジル)7月ブラジルIBGE消費者物価指数(IPCA、予想:前年同月比5.33%)
21:30 加)6月カナダ住宅建設許可件数(予想:前月比▲4.0%)
21:30 米)7月米CPI(予想:前月比0.2%/前年比2.8%)
      エネルギーと食品を除くコア指数(予想:前月比0.3%/前年比3.0%)
23:00 米)バーキン米リッチモンド連銀総裁、講演
前回発言(7月時点):FOMCは必ずしも議長方針に従う必要はない
23:30 米)シュミッド米カンザスシティ連銀総裁(投票権あり)、講演
前回発言(6月時点):米金融当局の「様子見」姿勢は適切
27:00 米)7月米月次財政収支(予想:1400億ドルの赤字)
1001: 以下名無しさんに代わりまして管理人がお伝えします 1848/01/24(?)00:00:00 ID:money_soku

 おはようございますお。

 先日出てきた材料で気になるものは、金関税でトランプ氏がTACOになったことと、インドでドル売り介入があったことくらいかなと。
 本日は米CPIの伸び加速でドル買いがさらに進むのではと見ているお。(あくまで予想なので外したら申し訳ないのだけれど)
ソース:https://www.bloomberg.co.jp/news/articles/2025-08-11/T0TH2QGP9VD100

 株価に関しても関税合意やTACO化で上昇気味。
 各国対米投資で大幅に増える負担をどこに転嫁するつもりなのかは気になっているけれど、こちらに関しては今後の発表待ちで、直近は気にしなくてよさげかなと見ているお。

続きを読む
Source: 稼げるまとめ速報

masakatsu7733:
Related Post