Warning: Undefined variable $custom_header_params in /home/mk05money/money-info-777333.com/public_html/wp-content/themes/houou/functions.php on line 37
【為替相場】東京CPIは市場予想を下回り伸び鈍化 クロス円は順調な伸び ドル円は1ドル149円台前半~半ばで揉み合い中 | サラリーマン力向上まとめサイト
X

【為替相場】東京CPIは市場予想を下回り伸び鈍化 クロス円は順調な伸び ドル円は1ドル149円台前半~半ばで揉み合い中

1: 以下名無しさんに代わりまして管理人がお伝えします 1848/01/24(?)00:00:00 ID:money_soku

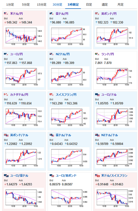
2023年09月29日10時28分取得:

やる夫今日のポイント:
弱めの経済指標でドルの上値が重め
→ただしドル円は底堅い動きで1ドル149円台前半~半ばで推移
東京CPIは弱め
→市場予想を下回りさらに伸び鈍化
→金融政策修正可能性はさらに遠のくか

特に重要なイベントは赤字で表示
14時00分 日)9月消費者態度指数、8月住宅着工件数
15時00分 独)8月輸入物価指数、8月小売売上高
15時00分 英)第二四半期GDP(確報値)、第二四半期経常収支(確報値)
16時00分 瑞)9月KOFスイス先行指数
16時40分 欧)ラガルドECB総裁発言
16時55分 独)9月失業者数、9月失業率
17時30分 英)8月消費者信用残高、8月マネーサプライ
18時00分 欧)9月HICP
21時00分 阿)8月貿易収支
21時30分 加)7月GDP
21時30分 米)8月個人所得、8月個人支出、8月PCEデフレータ、8月PCEコアデフレータ、8月卸売在庫
22時45分 米)9月シカゴPMI
23時00分 米)9月ミシガン大学消費者信頼感指数(確報値)
25時45分 米)ウィリアムズ・NY連銀総裁発言(投票権あり)

1001: 以下名無しさんに代わりまして管理人がお伝えします 1848/01/24(?)00:00:00 ID:money_soku

 お疲れ様ですお。

 昨日から弱い経済指標もあってか米債利回りが今一つな動きだお。
 そのためドル円は149円台前半~半ばあたりで揉み合いが続いており、今のところどっちつかずな動きをしているお。
 本日はPCEデフレーターや消費に関する経済指標、投票権を持ったFRBメンバーの発言もあるため、動きが出るかなと思うお。

 東京CPIは市場予想より弱く、さらに先月よりも伸び鈍化だお。
 日本CPIも同様の結果になれば日銀の予想通りの結果となり、金融政策修正はさらに遠のくんじゃないかなと感じるお。
 ひとまず直近で何か変更がある可能性はないと思っているお。

 ドル円に関しては155円付近で介入があるという意見あり。
 今のところレートチェックも行われていないので、いきなり介入はないんじゃないかな・・・と思いつつ警戒はしているお。
関連記事:1ドル=155円で日本政府は円買い介入に動く可能性-榊原元財務官

続きを読む
Source: 稼げるまとめ速報

masakatsu7733:
Related Post