Warning: Undefined variable $custom_header_params in /home/mk05money/money-info-777333.com/public_html/wp-content/themes/houou/functions.php on line 37
【為替相場】次々と真逆の材料で方向感出ず FOMC議事要旨では「インフレは雇用のリスクを上回っている」でドル買いに | サラリーマン力向上まとめサイト
X

【為替相場】次々と真逆の材料で方向感出ず FOMC議事要旨では「インフレは雇用のリスクを上回っている」でドル買いに

1: 以下名無しさんに代わりまして管理人がお伝えします 1848/01/24(?)00:00:00 ID:money_soku

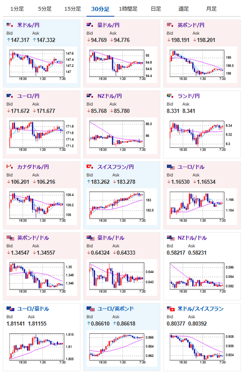
2025年08月21日07時47分取得:

やる夫今日のポイント:
・トランプ氏がクック氏に辞任要求
・そのうちFRBもトランプ氏のイエスマンになってしまう可能性があり、その際は強烈なインフレと景気悪化を懸念(来年以降)
・FRB議事要旨はインフレを懸念。米利下げ期待は後退
ソース:https://www.cmegroup.com/ja/markets/interest-rates/cme-fedwatch-tool.html

本日のスケジュール(特に重要なイベントは赤字で表示):
07:45 NZ)7月ニュージーランド(NZ)貿易収支

08:50 日)対外対内証券売買契約等の状況(週次・報告機関ベース)
15:00 欧)4-6月期ノルウェー国内総生産(GDP)
16:15 仏)8月仏製造業購買担当者景気指数(PMI)速報値(予想:48.1)
16:15 仏)8月仏サービス部門PMI速報値(予想:48.5)
16:30 独)8月独製造業PMI速報値(予想:48.8)
16:30 独)8月独サービス部門PMI速報値(予想:50.3)
17:00 欧)8月ユーロ圏製造業PMI速報値(予想:49.5)
17:00 欧)8月ユーロ圏サービス部門PMI速報値(予想:50.8)
17:30 英)8月英製造業PMI速報値(予想:48.3)
17:30 英)8月英サービス部門PMI速報値(予想:51.8)
17:30 香)7月香港消費者物価指数(CPI、予想:前年同月比0.9%)
18:00 欧)6月ユーロ圏建設支出
21:30 カナダ)7月カナダ鉱工業製品価格(予想:前月比0.3%)
21:30 カナダ)7月カナダ原料価格指数(予想:前月比▲0.6%)
21:30 米)前週分の米新規失業保険申請件数/失業保険継続受給者数(予想:22.5万件/196.0万人)
21:30 米)8月米フィラデルフィア連銀製造業景気指数(予想:6.7)
22:45 米)8月米製造業PMI速報値(予想:49.7)
22:45 米)8月米サービス部門PMI速報値(予想:54.2)
22:45 米)8月米総合PMI速報値(予想:53.5)
23:00 欧)8月ユーロ圏消費者信頼感指数(速報値、予想:▲14.7)
23:00 米)7月米景気先行指標総合指数(予想:前月比▲0.1%)
23:00 米)7月米中古住宅販売件数(予想:前月比▲0.3%/年率換算392万件)
米カンザスシティー連銀主催のシンポジウム(ジャクソンホール会議)、テーマは「転換期の労働市場:人口動態、生産性、そしてマクロ経済政策」(ワイオミング州ジャクソンホール、23日まで)

1001: 以下名無しさんに代わりまして管理人がお伝えします 1848/01/24(?)00:00:00 ID:money_soku

 おはようございますお。

 現在の状況は、米国はインフレが強く金利据え置き期待が高まっているにもかかわらず、トランプ氏の発言でドル売りや円買いが起きているかな~という印象だお。
 本日もイベントは沢山予定されているけれど、最終的な方向感が出るのはパウエル氏の発言次第かと。
 引き続き方向感のない動きが続きそうかなと思っているお。

/adframe/assets/index.js

続きを読む
Source: 稼げるまとめ速報

masakatsu7733:
Related Post