Warning: Undefined variable $custom_header_params in /home/mk05money/money-info-777333.com/public_html/wp-content/themes/houou/functions.php on line 37
【為替相場】欧州時間に入り再び円安に 欧州株は航空株が高い | サラリーマン力向上まとめサイト
X

【為替相場】欧州時間に入り再び円安に 欧州株は航空株が高い

1: 以下名無しさんに代わりまして管理人がお伝えします 1848/01/24(?)00:00:00 ID:money_soku

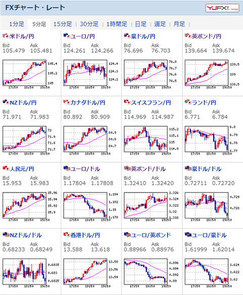
2020年11月10日19時59分取得:

1001: 以下名無しさんに代わりまして管理人がお伝えします 1848/01/24(?)00:00:00 ID:money_soku

 欧州時間に入ってからまた円安がグイグイ進んできたお。
 ポンド円に至っては140円台を回復しそうな勢い。
 日本時間の下落は調整だったのかお?
 あとナス先が大変な事に。。。

 //platform.twitter.com/widgets.js
続きを読む

Source: 稼げるまとめ速報

masakatsu7733:
Related Post