Warning: Undefined variable $custom_header_params in /home/mk05money/money-info-777333.com/public_html/wp-content/themes/houou/functions.php on line 37
【為替相場】米企業業績に懸念 ナスダックは今年最大の下落率 日銀利上げ期待もあり日本株も本日は大幅下落気配 円高傾向継続 | サラリーマン力向上まとめサイト
X

【為替相場】米企業業績に懸念 ナスダックは今年最大の下落率 日銀利上げ期待もあり日本株も本日は大幅下落気配 円高傾向継続

1: 以下名無しさんに代わりまして管理人がお伝えします 1848/01/24(?)00:00:00 ID:money_soku

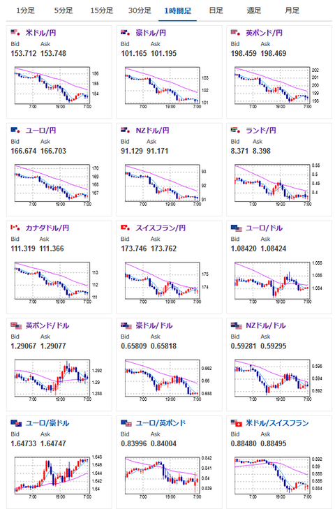
2024年07月25日07時23分取得:

やる夫今日のポイント:
・アルファベット、テスラなど大幅下落で企業業績懸念、米株が大幅下落
・円高の影響もあり本日の日本株も大幅下落気配、日経3万8000円台は素通りする可能性
・円高の流れは一旦153円台で一服しているものの、特に円安になる材料は出てきておらず
・本日21時30分に米GDPあり

特に重要なイベントは赤字で表示
08時50分 日)6月企業向けサービス価格指数、対外対内証券売買契約などの状況
未定 日)7月月例経済報告
15時45分 仏)7月企業景況感指数
17時00分 独)7月IFO企業景況感指数
18時30分 南ア)6月PPI
20時00分 独)ナーゲル独連銀総裁 講演
前回発言(7月時点):インフレ率遅くとも来年末までに目標到達
21時30分 米)4-6月期GDP、4-6月期個人消費、4-6月期コアPCE、6月耐久財受注、失業保険
24時00分 欧)ラガルドECB総裁 講演
26時00分 米)7年債入札
G20財務相・中央銀行総裁会議開催中

1001: 以下名無しさんに代わりまして管理人がお伝えします 1848/01/24(?)00:00:00 ID:money_soku

 おはようございますお。

 急激に円高に動いていたドル円は一旦153円台前半で反発し一服。
 ただ円安材料が何か出たわけではなく、引き続き海外利下げ及び日本利上げ懸念で円高の流れがくすぶっている状態だお。
 本日は21時30分に米国の重要経済指標発表が集中。
 そのため大きな動きが起きる可能性があるので注意しておきたいお。

 日本の利上げ期待に関しては相変わらず謎の強さあり。
 ただ個人的にはやはり経済指標を見る限り・・・と思うところ。
 本当に利上げとなった場合の経済への影響はかなり懸念され、円高に伴って日本株は大幅に下げるのではと思っているお。
 本日の日経平均も円高の動きから大幅下落気配。
 また一部の米企業業績にも懸念が出てきており、世界的な株安がそのうち起きかねないかなと感じてきたお。

 仮想通貨市場もリスクオフの様相。
 ビットコインは7万ドルに戻せず6万5000ドル台での推移だお。
 ビットコインETFへの資金流入記録は途切れており、ちょっと様子見という雰囲気に。
 ただビットコインカンファレンスでのトランプ氏の演説を期待する声も見られるので、そちらを期待して損切り浅めでロングをするのもありかもしれないお。

やる夫より:ニュース速報TwitterList、情報収集先などの記事だお
やる夫の投資情報収集先あれこれ(2024年05月19日update)
管理人のTwitterでも相場に関して出来る限りお答えしますとのこと
xmにて入金倍増キャンペーンみたいだお

続きを読む
Source: 稼げるまとめ速報

masakatsu7733:
Related Post