1: 以下名無しさんに代わりまして管理人がお伝えします 1848/01/24(?)00:00:00 ID:money_soku
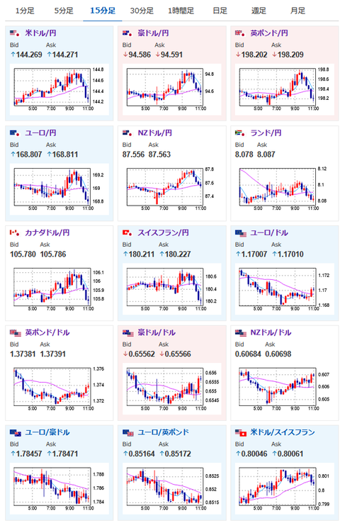
2025年06月27日11時24分取得:
やる夫今日のポイント:
・デイリーSF連銀総裁、バーキンRIC連銀総裁が若干利下げ前向き姿勢に変化か
・ドル円の上値は重く144円台前半~半ばで推移
・中東リスクは後退、関税に関してはまだ不透明
・東京都区CPIが市場予想、前回より低下。日銀利上げ期待の後退材料に
本日のスケジュール(特に重要なイベントは赤字で表示)
08:00 米)カシュカリ米ミネアポリス連銀総裁、質疑応答
08:30 日)5月完全失業率(予想:2.5%)
08:30 日)5月完全失業率(予想:2.5%)
08:30 日)5月有効求人倍率(予想:1.26倍)
08:30 日)6月東京都区部消費者物価指数(CPI、生鮮食料品除く総合、予想:前年比3.3%)
08:50 日)5月商業販売統計速報(小売業販売額、予想:前年比2.5%)
15:45 仏)6月仏消費者物価指数(CPI)速報値(予想:前月比0.1%/前年比0.8%)
15:45 仏)5月仏卸売物価指数(PPI)
15:45 仏)5月仏消費支出(予想:前月比0.1%)
16:30 仏)ビルロワドガロー仏中銀総裁、講演
前回発言(6月時点):ECB、政策変更なら利下げの可能性高い
前回発言(6月時点):ECB、政策変更なら利下げの可能性高い
18:00 欧)6月ユーロ圏経済信頼感指数(予想:94.8)
18:00 欧)6月ユーロ圏消費者信頼感指数(確定値、予想:▲15.3)
20:00 欧)レーン・フィンランド中銀総裁、講演
前回発言(6月時点):中東危機の長期化、スタグフレーション招く恐れ
前回発言(6月時点):中東危機の長期化、スタグフレーション招く恐れ
20:30 米)ウィリアムズ米ニューヨーク連銀総裁(投票権あり)、講演
前回発言(2日前):現在の金融政策は適切、差し迫った利下げの理由なし
前回発言(2日前):現在の金融政策は適切、差し迫った利下げの理由なし
21:00 メキシコ5月メキシコ失業率(季節調整前、予想:2.59%)
21:30 カナダ)4月カナダGDP(予想:前月比横ばい/前年比1.3%)
赤字の理由:BOCの金融政策に強い影響を与えるGDP発表のため。
赤字の理由:BOCの金融政策に強い影響を与えるGDP発表のため。
21:30 米)5月米個人消費支出(PCE、予想:前月比0.1%)
5月米個人所得(予想:前月比0.3%)
5月米PCEデフレーター(予想:前年比2.3%)
5月米PCEコアデフレーター(予想:前月比0.1%/前年比2.6%)
赤字の理由:FRBの金融政策に対して強い影響力を持つ経済指標のため。インフレが問題なく収束しているかに注目。
22:15 米)ハマック米クリーブランド連銀総裁(投票権なし)、クック米連邦準備理事会(FRB)理事、講演
前回発言(2日前・ハマック氏):利下げ急がず、関税の物価への影響不透明
前回発言(6月時点・クック氏):物価安定の重要性を強調-力強い労働市場の達成で
赤字の理由:FRBの金融政策に対して強い影響力を持つ経済指標のため。インフレが問題なく収束しているかに注目。
22:15 米)ハマック米クリーブランド連銀総裁(投票権なし)、クック米連邦準備理事会(FRB)理事、講演
前回発言(2日前・ハマック氏):利下げ急がず、関税の物価への影響不透明
前回発言(6月時点・クック氏):物価安定の重要性を強調-力強い労働市場の達成で
23:00 米)6月米消費者態度指数(ミシガン大調べ、確報値、予想:60.5)
24:00 欧)チポローネ欧州中央銀行(ECB)専務理事、講演
前回発言(4月時点):トランプ関税、短期的にユーロ圏のデフレ圧力強める
前回発言(4月時点):トランプ関税、短期的にユーロ圏のデフレ圧力強める
1001: 以下名無しさんに代わりまして管理人がお伝えします 1848/01/24(?)00:00:00 ID:money_soku
お疲れ様ですお。
昨日のFRBメンバー発言は若干利下げ肯定より。
そのため年末までの利下げ期待が若干上昇しており、ドル円は上値が重い展開が続いているお。
ソース:https://www.cmegroup.com/ja/markets/interest-rates/cme-fedwatch-tool.html
ただ日本も東京都区CPIの伸び鈍化で利上げ期待が後退。
現在これらの材料が綱引き状態となっているお。
本日は夜に注目度の高い米PCEデフレーターの発表あり。
もし何かしら情報が漏れていた場合、お昼くらいから材料無視の動きが出て来る可能性があるので要注意だお。
やる夫より:ニュース速報TwitterList、情報収集先などの記事だお
やる夫の投資情報収集先あれこれ(2025年04月10日速報twitterlist更新)
管理人のTwitterでも相場に関して出来る限りお答えしますとのこと
xmにて入金倍増キャンペーン開催とのこと
続きを読む
Source: 稼げるまとめ速報