Warning: Undefined variable $custom_header_params in /home/mk05money/money-info-777333.com/public_html/wp-content/themes/houou/functions.php on line 37
【為替相場】米小売が強く一時1ドル136円台後半まで 6月利上げ意識強まる 現在は136円台半ば 米株、金下落 | サラリーマン力向上まとめサイト
X

【為替相場】米小売が強く一時1ドル136円台後半まで 6月利上げ意識強まる 現在は136円台半ば 米株、金下落

1: 以下名無しさんに代わりまして管理人がお伝えします 1848/01/24(?)00:00:00 ID:money_soku

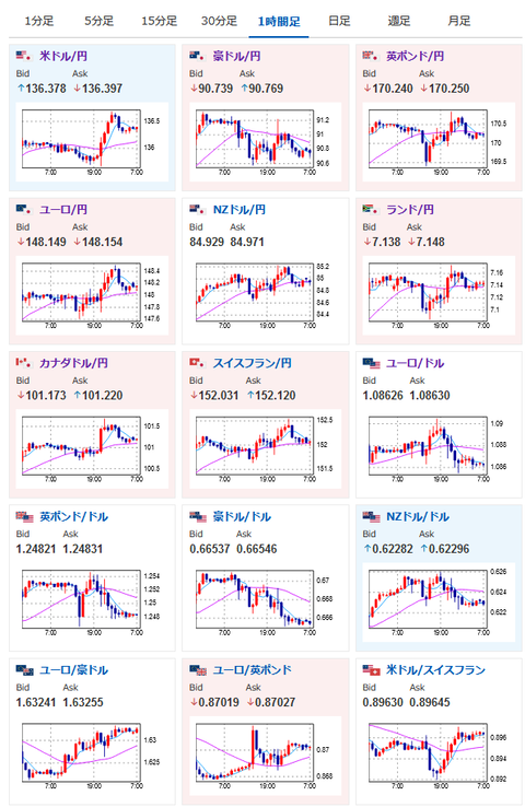
2023年05月17日07時45分取得:

やる夫今日のポイント:
以下の原因により急激なドル買い
【相場】米小売売上高、3ヶ月ぶりのプラスの数字 予想は下回るも堅調な消費を示唆 ドル買いの動き
バーキン・リッチモンド連銀総裁
→必要であれば追加利上げ
ウィリアムズ・NY連銀総裁
→過去の利上げからフィードバックを収集する必要(据え置き?)
グールズビー・シカゴ連銀総裁
→6月会合については何も決めていない、利下げを口にするには時期尚早
パーFRB副議長
→銀行リスクを注視
ZEW景況感指数悪化もユーロ、ポンドには大きな影響なし
英雇用統計悪化でポンドは一時下落も持ち直し
→高インフレによるさらなる利上げ期待か

特に重要なイベントは赤字で表示

08時50分 日)第一四半期GDP
10時30分 豪)第一四半期賃金指数
10時30分 中)4月新築住宅販売件数
13時30分 日)3月設備稼働率、3月鉱工業生産
18時00分 欧)4月HICP(改定値)、エルダーソンECB専務理事発言
20時00分 米)MBA住宅ローン申請指数
20時00分 阿)3月小売売上高
21時30分 米)4月住宅着工件数、EIA在庫統計
24時15分 欧)デギンドスECB副総裁発言
26時00分 米)20年債入札

1001: 以下名無しさんに代わりまして管理人がお伝えします 1848/01/24(?)00:00:00 ID:money_soku

 おはようございますお。

 16日は強い米小売の数字により一気にドル高に。
 要人発言は上記に書いたように割れており、米市場半ばではドル円は一旦136.3円付近まで戻していたお。
 市場では昨日より6月利上げ予想が膨らんでいる状況だけれど、まだ据え置き予想のほうが多い点には注意が必要かなと思うお。
 昨日も書いた通り、もし6月FOMCでの25bp利上げが確実視されれば137円は再びだと思うお。

 米債務上限交渉はまだ難航している状況だお。
 バイデン大統領はG7後は他国訪問の予定を取りやめ帰国する方針の様子。
 バイデン大統領は楽観的との意見も出ているけれど、結局6月1日ギリギリ(もしくはそれ以降)までひっぱるんじゃないかなと感じているお。

速報twitterリストを作ったのでもしよかったらだお。
関連記事:やる夫の投資情報収集先あれこれ(2023年03月30日update)

続きを読む
Source: 稼げるまとめ速報

masakatsu7733:
Related Post