Warning: Undefined variable $custom_header_params in /home/mk05money/money-info-777333.com/public_html/wp-content/themes/houou/functions.php on line 37
【為替相場】米市場休場、1ドル138円台での動き 世界各国でインフレの状況に差 | サラリーマン力向上まとめサイト
X

【為替相場】米市場休場、1ドル138円台での動き 世界各国でインフレの状況に差

1: 以下名無しさんに代わりまして管理人がお伝えします 1848/01/24(?)00:00:00 ID:money_soku

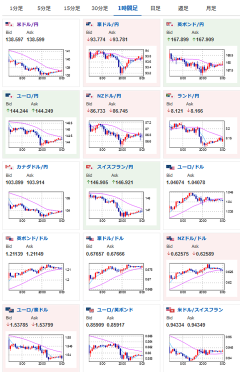
2022年11月25日08時57分取得:

やる夫今日のポイント:
米PMIによる流れは一旦落ち着き調整の動き、1ドル138円台半ば~後半
→経済悪化、インフレ収束傾向により引き締めペース鈍化が期待されている
→一時139円にタッチも
→日本の経済指標も悪化傾向
本日米市場は短縮取引
→大きな材料はないが動きは出る可能性あり

16時00分 独)12月消費者信頼感、第三四半期GDP
16時45分 仏)11月消費者信頼感指数

1001: 以下名無しさんに代わりまして管理人がお伝えします 1848/01/24(?)00:00:00 ID:money_soku

 お疲れ様ですお。

 管理人がようやく復帰したので相場記事再開だお。

 本日為替相場の動きはPMIの悪化による1ドル138円前半まで売られたドルの買戻し。
 日本の経済指標悪化も伴って1ドル139円タッチのところまで買い戻されていたお。
 本日米市場は短縮取引だけれどボラは大きめなので注意する必要があるかなといったところ。

 各国要人の発言を見る限り、インフレの収束具合に差があり今後は金融政策に差が出ていく事になるお。
 対円だけでなく強い通貨、弱い通貨とのペアで一方的な流れが出てくるのではないかなと。
 以前の急激な円安程ではないかもしれないけれど、トレンドの流れが出てくるかもなと思うお。

//platform.twitter.com/widgets.js
続きを読む
Source: 稼げるまとめ速報

masakatsu7733:
Related Post