Warning: Undefined variable $custom_header_params in /home/mk05money/money-info-777333.com/public_html/wp-content/themes/houou/functions.php on line 37
【為替相場】米経済指標から利下げ期待がさらに上昇 ドル円は一時155円台に 次期FRB議長発表でさらにドル安の可能性 金は上昇期待 | サラリーマン力向上まとめサイト
X

【為替相場】米経済指標から利下げ期待がさらに上昇 ドル円は一時155円台に 次期FRB議長発表でさらにドル安の可能性 金は上昇期待

1: 以下名無しさんに代わりまして管理人がお伝えします 1848/01/24(?)00:00:00 ID:money_soku

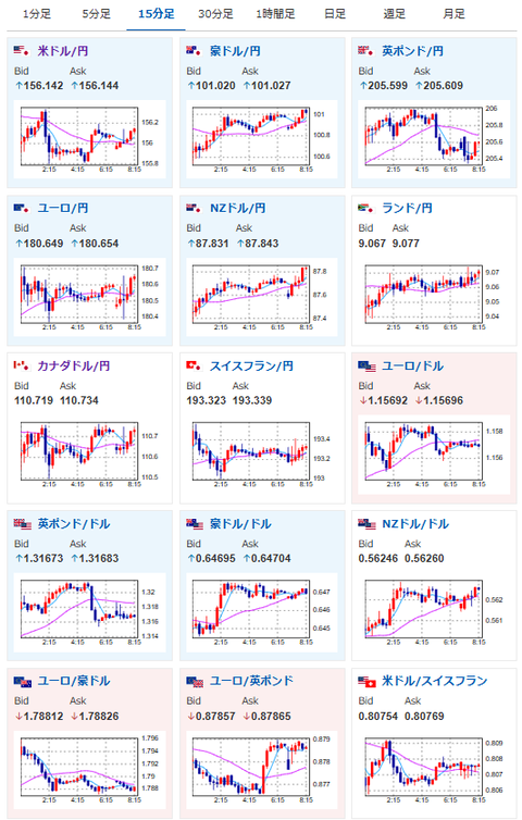
2025年11月26日08時25分取得:

やる夫今日のポイント:
・米経済指標と要人発言により12月米利下げ期待がさらに上昇(ソース1)
・ドル円は1ドル155円台に突入
・金先物の上昇にも期待

NY市場で出た要人発言:

トランプ大統領
・ウィトコフ特使がモスクワでプーチン大統領と会談
・合意成立時のみゼレンスキー大統領とプーチン大統領は会談
・ドリスコル陸軍長官がウクライナ側と会談予定
・ゼレンスキー大統領とプーチン大統領との早期会談を期待している

ベッセント財務長官
・12月25日までに次期FRB議長が発表される可能性が高い
・非常に有力な候補者が5名。全員に感銘を受けた
・FRBの緩和政策はややほころびを見せ始めている
・FRBは昔のように再び影に退くべきだ
・米国の台湾に関する立場は変わらない
・米中首脳、ウクライナ和平の前進が必要との認識で一致
・2026年には米中首脳会談が4回行われる可能性
・トランプ大統領は来年11月のAPEC首脳会議に出席の可能性

ミランFRB理事
・米経済は大幅な利下げを必要としている
・金融政策が経済の足を引っ張っている
・2026年の経済楽観論の根拠を考察
・進展に伴い、金利政策の迅速な対応は緊急性を失う
・FRBが市場に大きな影響を与えないことが重要
・つまり国債・住宅ローン債権・債券の取引増加を意味

ハセットNEC委員長、次期FRB議長の最有力候補に浮上と伝わる
 次期FRB議長人事を巡り、トランプ大統領の関係者の間では米国家経済会議(NEC)のハセット委員長が最有力候補に浮上していると伝わった

本日のスケジュール(特に重要なイベントは赤字で表示):
前回発言は、直近であれば大きくスタンスが変更される可能性は低いため影響度低
久しぶりの発言、スタンスの変化、中央銀行への影響力などがある場合、相場への影響大

08:50 日)10月企業向けサービス価格指数(予想:前年比2.7%)
09:30 豪)10月豪消費者物価指数(CPI、予想:前年同月比3.6%)
10:00 NZ)ニュージーランド準備銀行(RBNZ)、政策金利発表(予想:2.25%に引き下げ)
11:00 NZ)ホークスビーRBNZ総裁、記者会見
前回発言(10月時点):中銀の独立性重要、米大統領の介入「前代未聞」(ソース2)
14:00 日)9月景気動向指数改定値
未定 日)11月月例経済報告

16:00 欧)7-9月期ノルウェー国内総生産(GDP)

18:00 欧)ミュラー・エストニア中銀総裁、講演
前回発言(4日前):ユーロ圏インフレ率、当面は2%付近で推移と予想(ソース3)
21:00 米)MBA住宅ローン申請指数
21:30 英)リーブス英財務相、秋季予算案を発表
前回発言(11月時点):増税方針の大転換検討-所得税率引き上げ見送りも(ソース4)
22:30 米)9月米耐久財受注額(予想:前月比0.5%/輸送用機器を除く前月比0.2%)
22:30 米)前週分の米新規失業保険申請件数/失業保険継続受給者数(予想:22.5万件/196.4万人)
23:00 欧)ブイチッチ・クロアチア中銀総裁、講演
前回発言(11月時点):インフレリスクは均衡、想定より成長底堅い(ソース5)
23:45 米)11月米シカゴ購買部協会景気指数(予想:43.8)
27日00:30 米)EIA週間在庫統計
27日01:05 欧)レーン欧州中央銀行(ECB)専務理事兼チーフ・エコノミスト、講演
前回発言(11月時点):インフレ率に過度な減速リスク-株価の調整に警戒を(ソース6)
27日03:00 米)米財務省、7年債入札
27日04:00 米)米地区連銀経済報告(ベージュブック)

1001: 以下名無しさんに代わりまして管理人がお伝えします 1848/01/24(?)00:00:00 ID:money_soku

 おはようございますお。

 日本側の口先介入からの米経済指標悪化、そして米要人発言によりさらにドル売りが進んだお。
 それによってドル円は一時1ドル155円台に。
 現在は156円台に戻しているお。
 次期FRB議長はハセットNEC委員長が最有力候補とのこと。
 同氏も利下げを支持していたこともあり、恐らく今後米国はトランプ氏の意向を汲んで利下げ圧が強くなっていくのではと見ているお。

 米経済指標は小売、PPI共に市場予想を下回る結果、そして恐らく雇用も悪い状況。
 そのためインフレは気になるものの、現在米利下げは正当化されていると見ているお。
 現在の米利下げ期待織り込み度は84%程となっているお。

document.getElementById(‘kznott2frame’).onload = function() {
try {
const contentHeight = this.contentWindow.document.body.scrollHeight;
this.height = contentHeight;
} catch (e) {
console.error(“error”);
}
};

続きを読む
Source: 稼げるまとめ速報

masakatsu7733:
Related Post