Warning: Undefined variable $custom_header_params in /home/mk05money/money-info-777333.com/public_html/wp-content/themes/houou/functions.php on line 37
【為替相場】米経済指標も強くリスクオン相場 1ドル139円が射程圏内 クロス円も強い | サラリーマン力向上まとめサイト
X

【為替相場】米経済指標も強くリスクオン相場 1ドル139円が射程圏内 クロス円も強い

1: 以下名無しさんに代わりまして管理人がお伝えします 1848/01/24(?)00:00:00 ID:money_soku

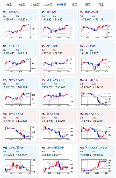
2023年05月19日08時42分取得:

やる夫今日のポイント:
強いドル買いトレンド、6月25bp利上げを徐々に織り込み中
→このペースだと140円もありそうだが、本日パウエルFRB議長発言があるので過熱には注意
https://www.cmegroup.com/ja/markets/interest-rates/cme-fedwatch-tool.html
マッカーシー下院議長
→来週下院で債務上限問題の合意を討議する可能性
→「正しい議論が行われている、ただ何も終わっていないに等しい」と述べる(いつも通りギリギリまで引き伸ばされるかと)
ローガン・ダラス連銀総裁
→現在のデータは利上げ停止を正当化せず(6月利上げ肯定、下手をするとその先も)
ジェファーソンFRB理事
→金利や銀行セクターの混乱について発言も次回FOMCに関する材料は微妙

特に重要なイベントは赤字で表示
07時45分 NZ)貿易収支
08時01分 英)5月消費者信頼感
08時30分 日)4月CPI
15時00分 独)4月PPI
18時45分 英)ハスケル英中銀委員発言
21時30分 加)3月小売売上高
21時45分 米)ウィリアムズ・NY連銀総裁講演
22時00分 米)ボウマンFRB理事発言
22時55分 欧)シュナーベルECB専務理事発言
24時00分 米)パウエルFRB議長、バーナンキ元FRB議長、パネルディスカッション
28時00分 欧)ラガルドECB総裁、デコス・スペイン中銀総裁、パネルディスカッション

G7サミット開催中、バイデン大統領が債務上限問題を巡り21日記者会見

1001: 以下名無しさんに代わりまして管理人がお伝えします 1848/01/24(?)00:00:00 ID:money_soku

 おはようございますお。

 相変わらず強いドル買いが続いているお。
 FRBの要人発言を見る限り、今のところ利上げ停止を強く支持する人はいない様子。
 本日のパウエルFRB議長パネルディスカッションでも利上げが支持されれば、さらにドル買いの動きが起きる可能性があるお。
 ただし過熱している市場の動きを冷まそうとする発言が出てくるかもしれないのでご注意を。
 発表は24時00分からなので、後程ライブ映像なども記事にするお。
 このままいけば1ドル140円も視野に入っているけれど、どこまで伸びるのか注目しているお。

 米債務上限問題に関しては共和党の発言によるとまだ進展していない様子。
 前々から書いている通り、ギリギリまでこういった調子で引っ張られるかと。
 下手をすると少しの間政府閉鎖でさらに引っ張る可能性もあると思うお。

速報twitterリストを作ったのでもしよかったらだお
xmにてトレードキャンペーンも始まったお
関連記事:やる夫の投資情報収集先あれこれ(2023年03月30日update)



☆即納追跡可☆ イギリス 2023 エリザベス2世 ブリタニア 100ポンド 1オンス 地金型金貨 【1枚】 (コインケース付き)

//platform.twitter.com/widgets.js
続きを読む
Source: 稼げるまとめ速報

masakatsu7733:
Related Post