Warning: Undefined variable $custom_header_params in /home/mk05money/money-info-777333.com/public_html/wp-content/themes/houou/functions.php on line 37
【為替相場】米CPIは市場予想を下回り米利下げ期待上昇 円買いの動きが続き一時1ドル143円台 トランプ氏「2週間以内に関税率を一方的に決定する」 | サラリーマン力向上まとめサイト
X

【為替相場】米CPIは市場予想を下回り米利下げ期待上昇 円買いの動きが続き一時1ドル143円台 トランプ氏「2週間以内に関税率を一方的に決定する」

1: 以下名無しさんに代わりまして管理人がお伝えします 1848/01/24(?)00:00:00 ID:money_soku

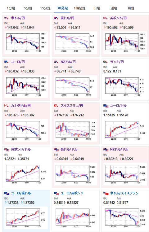
2025年06月12日11時19分取得:

やる夫今日のポイント:
・米CPIが市場予想に反し低下、利下げ期待が上昇で円買い
・トランプ氏発言は交渉を焦らせるTACOの可能性
・ただし本当に勝手に関税率を決められるのであれば、再び相互関税決定時のインパクトがある可能性
・発言でドル売り、株売りへ

本日のスケジュール(特に重要なイベントは赤字で表示)

08:01 英)5月英王立公認不動産鑑定士協会(RICS)住宅価格(予想:▲3)
08:50 日)4-6月期法人企業景気予測調査
08:50 日)対外対内証券売買契約等の状況(週次・報告機関ベース)
15:00 英)4月英国内総生産(GDP、予想:前月比▲0.1%)
赤字の理由:金融政策に強い影響を与える経済指標のため。ポンドは最近強いが大きな値動きに注意
15:00 英)4月英鉱工業生産(予想:前月比▲0.5%/前年比▲0.2%)
15:00 英)4月英製造業生産高(予想:前月比▲0.7%)
15:00 英)4月英商品貿易収支/英貿易収支(予想:207.00億ポンドの赤字/44.75億ポンドの赤字)
16:00 トルコ)4月トルコ鉱工業生産
16:00 欧)ミュラー・エストニア中銀総裁、講演
16:00 欧)エスクリバ・スペイン中銀総裁、講演
16:00 欧)シムカス・リトアニア中銀総裁、講演
16:15 欧)クノット・オランダ中銀総裁、講演
18:00 欧)シュナーベル欧州中央銀行(ECB)専務理事、講演
19:30 インド)5月インド消費者物価指数(CPI、予想:前年比3.00%)
21:00 欧)デギンドスECB副総裁、講演
21:00 ブラジル)4月ブラジル小売売上高(予想:前年同月比3.5%)
21:30 米)5月米卸売物価指数(PPI、予想:前月比0.2%/前年比2.6%)
      食品とエネルギーを除くコア指数(予想:前月比0.3%/前年比3.1%)
21:30 米)前週分の米新規失業保険申請件数/失業保険継続受給者数(予想:24.2万件/191.0万人)
26:00 米)米財務省、30年債入札
ロシア(ロシアの日)、休場

1001: 以下名無しさんに代わりまして管理人がお伝えします 1848/01/24(?)00:00:00 ID:money_soku

 お疲れ様ですお。

 米CPIで利下げ期待が上昇、トランプ氏が今朝7時40分頃に発言した内容で、ドル円は一時143円台に。
 その後は一旦反発して1ドル144円台で推移中だお。
 トランプ氏の発言に関してはTACOであるという意見も多い一方で、本当にその内容でやるのであれば、前回の相互関税と同じくらいの衝撃になる可能性。
 そのためそこまで大きくはないものの、全体的にリスク回避の動きに。
 いつも通りの株売り、円買い、金買い、仮想通貨売り。
 原油は地政学リスクの上昇により、リスク回避時にもかかわらずさらに価格を押し上げているお。

やる夫より:ニュース速報TwitterList、情報収集先などの記事だお
やる夫の投資情報収集先あれこれ(2025年04月10日速報twitterlist更新)
管理人のTwitterでも相場に関して出来る限りお答えしますとのこと
xmにて入金倍増キャンペーン開催とのこと

続きを読む
Source: 稼げるまとめ速報

masakatsu7733:
Related Post