Warning: Undefined variable $custom_header_params in /home/mk05money/money-info-777333.com/public_html/wp-content/themes/houou/functions.php on line 37
【為替相場】経済指標より米利下げ期待がさらに後退 1ドル148円台前半から半ばまでドル高進む 米債利回り上昇で金、仮想通貨弱い | サラリーマン力向上まとめサイト
X

【為替相場】経済指標より米利下げ期待がさらに後退 1ドル148円台前半から半ばまでドル高進む 米債利回り上昇で金、仮想通貨弱い

1: 以下名無しさんに代わりまして管理人がお伝えします 1848/01/24(?)00:00:00 ID:money_soku

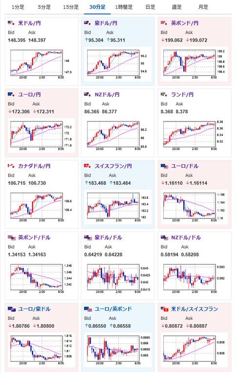
2025年08月22日08時14分取得:

やる夫今日のポイント:
・先日の強いPMIにより米利下げ期待はさらに後退。現在9月据え置きが25%程
ソース:https://www.cmegroup.com/ja/markets/interest-rates/cme-fedwatch-tool.html
・FRBメンバーは利下げに慎重意見が多いものの、ジャクソンホールのパウエル氏発言には要注意
・利下げ期待後退に伴い金、仮想通貨が弱い

NY市場での重要材料:

ボスティック・アトランタ連銀総裁
・年内1回の利下げが依然自身の見通し
・今年のGDPは相対的に鈍化を見込む
・来年には政策を中立に近づけることが可能
・現在の政策は僅かに緊縮的だと考えている
・雇用動向は潜在的に懸念される状況
・FRBが動く際は一貫した方向で動くべき

米司法省高官
・パウエル議長にクック理事を理事から外すよう勧告

欧米
・貿易協定の概要を示す共同声明で合意

管理人Twitterより:

https://platform.twitter.com/widgets.js

本日のスケジュール(特に重要なイベントは赤字で表示)
08:01 英)8月英消費者信頼感指数(Gfk調査、予想:▲20)

08:30 日)7月全国消費者物価指数(CPI、生鮮食品を除く総合、予想:前年比3.0%)
08:30 日)7月全国CPI(生鮮食料品・エネルギー除く、予想:前年比3.4%)
15:00 独)4-6月期独国内総生産(GDP)改定値(季節調整済、予想:前期比▲0.1%/前年同期比0.4%)
15:00 独)4-6月期独GDP改定値(季節調整前、予想:前年同期比横ばい)
15:45 仏)8月仏企業景況感指数(予想:96)
21:00 メキシコ)4-6月期メキシコGDP確定値(予想:前期比0.7%/前年比0.1%)
21:30 カナダ)6月カナダ小売売上高(予想:前月比1.5%/自動車を除く前月比1.1%)
23:00 米パウエル米連邦準備理事会(FRB)議長、ジャクソンホール会議で講演
米カンザスシティー連銀主催のシンポジウム(ジャクソンホール会議)、テーマは「転換期の労働市場:人口動態、生産性、そしてマクロ経済政策」(ワイオミング州ジャクソンホール、23日まで)
1001: 以下名無しさんに代わりまして管理人がお伝えします 1848/01/24(?)00:00:00 ID:money_soku

 おはようございますお。

 強い経済指標で米債利回り上昇、ドル買いの動きが継続だお。
 そして本日は待ちに待ったジャクソンホールでのパウエル氏発言。
 流石にこの状況で圧力に屈する内容が出て来るとは思わないけれど、万が一の場合があるので23時00分にポジションを持っている場合は要注意だお。
 逆に非常に大きく動くであろうタイミングなので、一気に稼ぐことも可能なタイミングだと思っているお。

/adframe/assets/index.js

//platform.twitter.com/widgets.js
続きを読む
Source: 稼げるまとめ速報

masakatsu7733:
Related Post