Warning: Undefined variable $custom_header_params in /home/mk05money/money-info-777333.com/public_html/wp-content/themes/houou/functions.php on line 37
【為替相場】週明け、ドル円は154円台前半へ トランプ関税違憲判決の影響 イラン警戒で金強めか | サラリーマン力向上まとめサイト
X

【為替相場】週明け、ドル円は154円台前半へ トランプ関税違憲判決の影響 イラン警戒で金強めか

1: 以下名無しさんに代わりまして管理人がお伝えします 1848/01/24(?)00:00:00 ID:money_soku

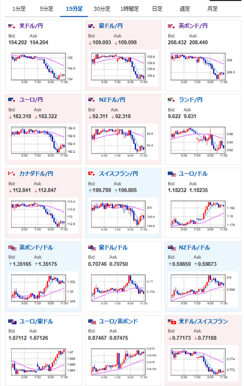
2026年02月23日11時09分取得:

やる夫今日のポイント:
・トランプ関税違憲判決の影響でドル売り・円買いの動き
・対米投資85兆円がどうなるのか焦点(シンガポールは説明をもとめ再協議とのこと)
・日本市場は祝日のため休場

本日のスケジュール(特に重要なイベントは赤字で表示):
前回発言は、直近であれば大きくスタンスが変更される可能性は低いため影響度低
久しぶりの発言、スタンスの変化、中央銀行への影響力などがある場合、相場への影響大

14:00 シンガポール)1月シンガポール消費者物価指数(CPI、予想:前年比1.5%)
16:30 欧)1月スイス生産者輸入価格
18:00 独)2月独Ifo企業景況感指数(予想:88.3)
20:00 英)テイラー英中銀金融政策委員会(MPC)委員、講演
21:00 メキシコ)10-12月期メキシコ国内総生産(GDP)確定値(予想:前期比0.8%/前年比1.6%)
22:00 米)ウォラー米連邦準備理事会(FRB)理事、講演
前回発言(2月時点):ウォラーFRB理事、仮想通貨の高揚感に陰りと認識-激しい売り背景(Bloomberg)
24:00 米)12月米製造業新規受注(予想:前月比1.0%)
24日02:30 欧)ラガルド欧州中央銀行(ECB)総裁、講演
前回発言(1日前):トランプ氏の最新関税、EUと米国の「均衡」揺るがす恐れ-ECB総裁(Bloomberg)
日本(天皇誕生日)、中国(旧正月)、ロシア(祖国防衛の日)、休場

1001: 以下名無しさんに代わりまして管理人がお伝えします 1848/01/24(?)00:00:00 ID:money_soku

 お疲れ様ですお。

 先週金曜日はトランプ関税の意見判決で大荒れ。
 新関税が即座に発表されたものの、そちらも違憲なのではないかとの見方が多くなっているお。
 各国要人、企業も米関税が違憲と判断されたことに対して、反応が出始めており、日本が対米投資なども含めてどのように対応するのか非常に気になっているお。

[H Holy] 純金 24金 24K ペンダントトップ LBMA刻印入り

価格: 178500円 (2026年02月23日調査価格)

ポイント: 3,570 (2%)pt

Amazonで見る

document.addEventListener(‘DOMContentLoaded’, function() { var widgets = document.querySelectorAll(‘.ad-widget-unit’); var fallbacks = document.querySelectorAll(‘.ad-fallback-unit’); setTimeout(function() { widgets.forEach((widget, index) => { var fallback = fallbacks[index]; var isFiltered = ( widget.offsetHeight === 0 || widget.offsetParent === null || window.getComputedStyle(widget).getPropertyValue(‘display’) === ‘none’ ); if (isFiltered) { fallback.style.display = ‘block’; } }); }, 150); });

document.getElementById(‘kznott2frame’).onload = function() {
try {
const contentHeight = this.contentWindow.document.body.scrollHeight;
this.height = contentHeight;
} catch (e) {
console.error(“error”);
}
};

続きを読む
Source: 稼げるまとめ速報

masakatsu7733:
Related Post