Warning: Undefined variable $custom_header_params in /home/mk05money/money-info-777333.com/public_html/wp-content/themes/houou/functions.php on line 37
【為替相場】週明けは円売りドル買いでスタート 円安で日経も強め 原油、金はリスク回避で強い | サラリーマン力向上まとめサイト
X

【為替相場】週明けは円売りドル買いでスタート 円安で日経も強め 原油、金はリスク回避で強い

1: 以下名無しさんに代わりまして管理人がお伝えします 1848/01/24(?)00:00:00 ID:money_soku

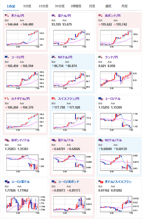
2025年06月16日07時13分取得:

やる夫今日のポイント:
・リスク回避で円買いとは動かず、円売りドル買いでスタート。クロス円も全面円安
・地政学リスクは増加のようで金、原油強い
・日経先物は円安影響で上昇気味、米株先物は下落

管理人より:円安原因はこちらもあるかもしれません(意見が割れています)

https://platform.twitter.com/widgets.js

本日のスケジュール(特に重要なイベントは赤字で表示)

11:00 中)5月中国鉱工業生産(予想:前年比6.0%)
11:00 中)5月中国小売売上高(予想:前年比4.9%)
15:30 スイス)5月スイス生産者輸入価格
16:00 トルコ)4月トルコ経常収支(予想:75.0億ドルの赤字)
16:00 独)ナーゲル独連銀総裁、講演
19:30 欧)チポローネ欧州中央銀行(ECB)専務理事、講演
21:15 カナダ)5月カナダ住宅着工件数(予想:25.00万件)
21:30 米)6月米ニューヨーク連銀製造業景気指数(予想:▲6.0)
26:00 米)米財務省、20年債入札
主要7カ国(G7)首脳会議(G7サミット、カナダ・アルバータ州、17日まで)
南アフリカ(青年の日)、休場
1001: 以下名無しさんに代わりまして管理人がお伝えします 1848/01/24(?)00:00:00 ID:money_soku

 おはようございますお。

 週明けは先週の流れを引き継いで、円売りドル買いでスタート。
 今回のイランーイスラエル戦争で円はリスク回避の逃避先としては見られていない様子。
 ドルはリスク回避で買われており、ドル円は窓をあけて動き始めたお。
 金、原油はきっちりリスク回避先として機能しており週明け上昇して始まったお。

やる夫より:ニュース速報TwitterList、情報収集先などの記事だお
やる夫の投資情報収集先あれこれ(2025年04月10日速報twitterlist更新)
管理人のTwitterでも相場に関して出来る限りお答えしますとのこと
xmにて入金倍増キャンペーン開催とのこと

//platform.twitter.com/widgets.js
続きを読む
Source: 稼げるまとめ速報

masakatsu7733:
Related Post