Warning: Undefined variable $custom_header_params in /home/mk05money/money-info-777333.com/public_html/wp-content/themes/houou/functions.php on line 37
【為替相場】週明けは円高株高でスタート 人民元が対ドルで上昇しドル売りか 仮想通貨上昇気味 | サラリーマン力向上まとめサイト
X

【為替相場】週明けは円高株高でスタート 人民元が対ドルで上昇しドル売りか 仮想通貨上昇気味

1: 以下名無しさんに代わりまして管理人がお伝えします 1848/01/24(?)00:00:00 ID:money_soku

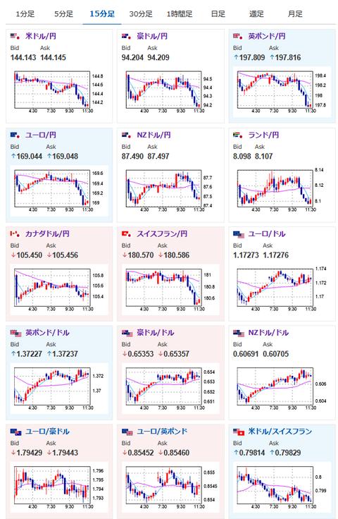
2025年06月30日11時39分取得:

やる夫今日のポイント:
・トランプ氏は7月9日の期限を延長するつもりはないと発表。また日本の対応に不満を述べ「日本との貿易協定は終わりだ。25%の関税が課される」との手紙を送ることもできると発言
・イランやカナダに対しても先週末や土日にトラブルが見られ、トランプ氏の今後の対応に不透明感あり

本日のスケジュール(特に重要なイベントは赤字で表示):

08:50 日)5月鉱工業生産速報(予想:前月比3.5%/前年比1.6%)
10:00 NZ)6月ANZ企業信頼感
10:30 中)6月中国製造業購買担当者景気指数(PMI、予想:49.6)

14:00 日)5月新設住宅着工戸数(予想:前年比▲14.3%)

15:00 独)5月独小売売上高(予想:前月比0.5%/前年比3.6%)
15:00 独)5月独輸入物価指数(予想:前月比▲0.4%/前年比▲0.8%)
15:00 独)1-3月期英国内総生産(GDP)改定値(予想:前期比0.7%/前年比1.3%)
15:00 独)1-3月期英経常収支(予想:203億ポンドの赤字)

19:00 日)外国為替平衡操作の実施状況(介入実績)

16:00 スイス)6月スイスKOF景気先行指数(予想:99.3)
16:00 トルコ)5月トルコ失業率
16:00 トルコ)5月トルコ貿易収支(予想:65.0億ドルの赤字)
17:30 英)5月英消費者信用残高(予想:11億ポンド)
17:30 英)5月英マネーサプライM4
19:30 インド)5月インド鉱工業生産(予想:前年同月比2.3%)
21:00 独)6月独消費者物価指数(CPI)速報値(予想:前月比0.2%/前年比2.2%)
21:00 南ア)5月南アフリカ貿易収支(予想:260億ランドの黒字)
22:45 米)6月米シカゴ購買部協会景気指数(予想:42.7)
23:00 米)ボスティック米アトランタ連銀総裁(投票権なし)、講演
前回発言(6月時点):インフレ面でさらなる進展望む-利下げに急がず
26:00 米)グールズビー米シカゴ連銀総裁(投票権あり)、討議に参加
前回発言(6月時点):貿易の不確実性過ぎれば「利下げ軌道再開が可能に」
28:00 欧)ラガルド欧州中央銀行(ECB)総裁、講演
ECB主催の国際金融会議「ECBフォーラム」(ポルトガル・シントラ、2日まで)
1001: 以下名無しさんに代わりまして管理人がお伝えします 1848/01/24(?)00:00:00 ID:money_soku

 お疲れ様ですお。

 トランプ氏は再度貿易交渉や中東情勢で圧力をかけてきている様子。
 ただそのタイミングでは市場はほとんど反応せず。
 そのためこの円高は関税警戒によるものではなく人民元上昇によるドル売りの影響が強めなのかなと思っているお。(貿易交渉やイランへの発言はTACOと思われているのかなと)

 本日はドイツで注目度の高いGDPやCPIの発表あり。
 ただ米国ではあまり注目度の高い経済指標発表は予定されていないため、トランプ氏による突発的な発言がなければ(あってもTACOと思われて)大きな影響は出なさそうかなと思っているお。

/adframe/assets/index.js

続きを読む
Source: 稼げるまとめ速報

masakatsu7733:
Related Post