Warning: Undefined variable $custom_header_params in /home/mk05money/money-info-777333.com/public_html/wp-content/themes/houou/functions.php on line 37
【為替相場】週明けドル円は横ばいでスタート 今週はFOMCに雇用統計もあり | サラリーマン力向上まとめサイト
X

【為替相場】週明けドル円は横ばいでスタート 今週はFOMCに雇用統計もあり

1: 以下名無しさんに代わりまして管理人がお伝えします 1848/01/24(?)00:00:00 ID:money_soku

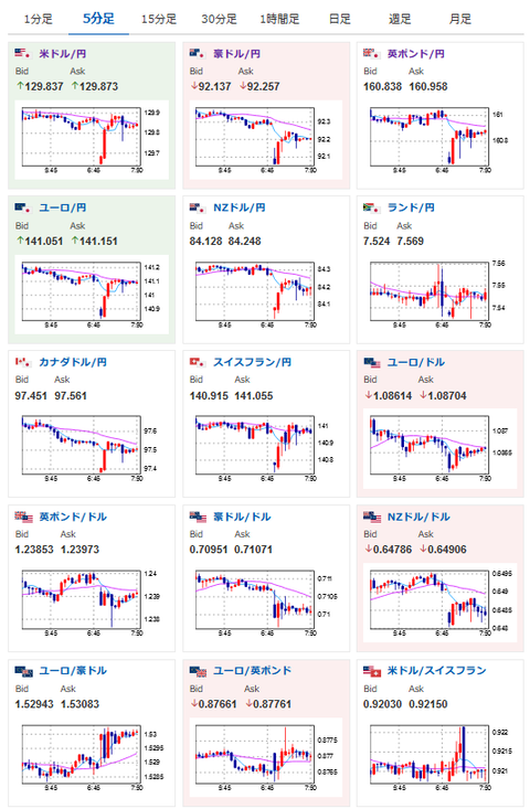
2023年01月30日07時57分取得:

やる夫今日のポイント:
土日に目立った材料は無し
今週(2月1日)にFOMC、ADPあり、2月3日に米雇用統計も
ビットコインが休日の間にジワジワ上昇中、再び300万円台超え

特に注目度が高いイベントは赤字で表示
18時00分 独)第四四半期GDP
19時00分 欧)1月ユーロ圏消費者信頼感、1月景況感

1001: 以下名無しさんに代わりまして管理人がお伝えします 1848/01/24(?)00:00:00 ID:money_soku

 おはようございますお。

 週明けのドル円は大きな材料もなくほぼ横ばいでのスタート。
 今週は米雇用統計やFOMCがあるのでそちらに向けて色々と思惑が交錯する一週間になりそうだお。
 また米国のほかに日銀の政策修正にも注目だお。
 東京のCPIは現在4%を超えており、何かしらの対策が入ってくる可能性も考えられるお。

 本日はそこまで注目度の高いイベントは無し。
 18時00分の独GDPでユーロに多少影響が出るかも・・・くらいだお。

続きを読む
Source: 稼げるまとめ速報

masakatsu7733:
Related Post