Warning: Undefined variable $custom_header_params in /home/mk05money/money-info-777333.com/public_html/wp-content/themes/houou/functions.php on line 37
【為替相場】金融不安の後退で株価上昇、円売り、金売り、原油買い ただしインフレへの懸念は残る 本日27時00分より米政策金利発表 | サラリーマン力向上まとめサイト
X

【為替相場】金融不安の後退で株価上昇、円売り、金売り、原油買い ただしインフレへの懸念は残る 本日27時00分より米政策金利発表

1: 以下名無しさんに代わりまして管理人がお伝えします 1848/01/24(?)00:00:00 ID:money_soku

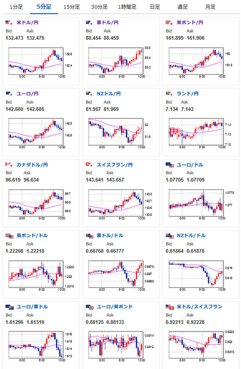
2023年03月22日10時04分取得:

やる夫今日のポイント:
本日27時00分よりFOMC
イエレン米財務長官の発言でも預金者保護の拡大などの話題が出る
→パニックが広がるような動きは抑えられており、リスク回避の動きが少しずつ巻き戻されていく動きに
→株買い、円売り、金売り、原油買いでの反応
→ただし今後他の企業の破綻が出てこないとも限らないので、速報やチャートの動きには注意
岸田首相、ウクライナ電撃訪問
→日本側の立場を明確化、装備供与を約束
バイデン政権、資金援助対象の半導体企業に中国での増産上限設定へ
→ロシアの件もあり米中対立は強まっている

特に重要なイベントは赤字で表示
16時00分 英)2月CPI、2月RPI、2月PPI
17時00分 阿)2月CPI
17時45分 欧)ラガルドECB総裁発言
20時00分 米)MBA住宅ローン申請指数
23時30分 米)EIA週間在庫統計
27時00分 米)FOMC終了後政策金利発表(25bp利上げ予定)
27時30分 米)パウエルFRB議長発言

1001: 以下名無しさんに代わりまして管理人がお伝えします 1848/01/24(?)00:00:00 ID:money_soku

 おはようございますお。

 本日は待ちに待ったFOMCだお。
 ここ最近で連続しておきた金融不安により、もしかするとFRBが金利を据え置くのではという予想が出ているお。
参考ソース:https://www.cmegroup.com/ja/markets/interest-rates/cme-fedwatch-tool.html
 ただ今のところ市場はほぼ9割程度25bp利上げだと予想しており、サプライズで据え置きとなった場合は一気にドルが売られる可能性がある点にご注意をだお。
 金利発表後はパウエルFRB議長の発言だお。
 政策金利発表で動いた分を全モする事も結構あるので(もちろん動きを強めることもある)、発言とチャートの動きを見つつ対応したいと思うお。

 金融不安に関しては各国があれやこれやと対応を発表しているお。
 特に米国は預金者保護の拡大を検討しており、こちらによりパニックの継続は回避されているようだお。
関連記事:米財務長官、危機拡大なら預金保護の拡大検討

 少し気になるのはインフレが安全に収束していくかどうかだお。
 今回の金融不安のような動きが次から次に起きるようだと、各国中央銀行が思ったほど強い対応を取りにくくなり、インフレ収束にはさらに時間がかかるような話が出て来るかもしれないお。

やる夫よりお知らせ:
投資情報収集先記事を3月19日に更新したお
今回の速報もそちらで更新した情報収集先リストから
やる夫の投資情報収集先あれこれ(2023年03月19日update)

続きを読む
Source: 稼げるまとめ速報

masakatsu7733:
Related Post