Warning: Undefined variable $custom_header_params in /home/mk05money/money-info-777333.com/public_html/wp-content/themes/houou/functions.php on line 37
【為替相場】1ドル148円到達後は再び円買いの動きで1ドル147円付近へ 株価は反発上昇の動き | サラリーマン力向上まとめサイト
X

【為替相場】1ドル148円到達後は再び円買いの動きで1ドル147円付近へ 株価は反発上昇の動き

1: 以下名無しさんに代わりまして管理人がお伝えします 1848/01/24(?)00:00:00 ID:money_soku

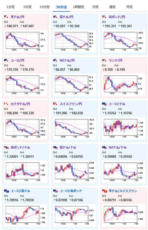
2025年08月05日07時14分取得:

やる夫今日のポイント:
・金曜の悪材料は織り込まれ一旦148円台に乗せるも、その後は円買いの動きが強まり147円付近
・関税懸念は再び増加
・米債利回り低下もあり金、仮想通貨に資金流入
・本日日銀金融政策決定会合議事要旨、米ISM非製造業あり

NY市場中の要人発言:

トランプ大統領
・インドがロシア産原油を大量に購入している
・インドの関税率を大幅に引き上げる

ハセット米NEC委員長
・大部分において、関税を巡る不確実性の局面は過ぎた。関税問題は解決済みだと、誰もが確信するべきだ
・トランプ大統領は魅力的な取引を提示する国々には、引き続き耳を傾けるだろう

EU
・米国に対する貿易対抗措置を6カ月先送り
・貿易についての共同声明の最終的な詰めを米国と協力して続けている

スイス
・対米通商交渉でより魅力的な提案を行う用意

本日のスケジュール(特に重要なイベントは赤字で表示):

08:50 日)6月16-17日分の日銀金融政策決定会合議事要旨
10:45 中)7月Caixin中国サービス部門購買担当者景気指数(PMI、予想:50.4)
15:45 仏)6月仏鉱工業生産(予想:前月比0.6%)
16:50 仏)7月仏サービス部門PMI改定値(予想:49.7)
16:55 独)7月独サービス部門PMI改定値(予想:50.1)
17:00 欧)7月ユーロ圏サービス部門PMI改定値(予想:51.2)
17:30 英)7月英サービス部門PMI改定値(予想:51.2)
18:00 欧)6月ユーロ圏卸売物価指数(PPI、予想:前月比0.8%/前年比0.6%)
21:30 カナダ)6月カナダ貿易収支(予想:63.0億カナダドルの赤字)
21:30 米)6月米貿易収支(予想:613億ドルの赤字)
22:45 米)7月米サービス部門PMI改定値(予想:55.2)
22:45 米)7月米総合PMI改定値(予想:54.6)
23:00 米)7月米サプライマネジメント協会(ISM)非製造業指数(予想:51.5)
26:00 米)米財務省、3年債入札

1001: 以下名無しさんに代わりまして管理人がお伝えします 1848/01/24(?)00:00:00 ID:money_soku

 おはようございますお。

 1ドル148円台に付けた後も順調にドル円は戻っていくかな~と思っていたら、想定が外れて1ドル147円付近に再度押し戻し。
 ドル売り、円買い材料も追加されているお。
 一旦ポジションが切られちゃったので様子見をしているお。

 本日はまもなく日銀金融政策決定会合議事要旨だお。
 個人的にはCPIの伸びが鈍化してきていることや、利上げ地ならしもないことから利上げはまだ見送られるのかなという予想。
 ただCPIは2%は超えているため、会合でどういったことが話し合われたのか注目したいお。
 ちなみにMUFG社長は、日銀が9月に利上げを行う可能性はあるという意見を出していたお。
ソース:https://www.bloomberg.co.jp/news/articles/2025-08-04/T0D9ZUGPL3WG00

 米国ではISM非製造業指数の発表あり。
 景況感の他に雇用に関する情報も出て来るので注目しているお。
 特に前回の雇用統計が大幅に下方修正されたこともあり、どういう数字が出るか気になっているお。

続きを読む
Source: 稼げるまとめ速報

masakatsu7733:
Related Post