Warning: Undefined variable $custom_header_params in /home/mk05money/money-info-777333.com/public_html/wp-content/themes/houou/functions.php on line 37
【為替相場】1ドル150円台後半まで円安進行 本日米雇用統計あり 市場予想は少し弱い見込み | サラリーマン力向上まとめサイト
X

【為替相場】1ドル150円台後半まで円安進行 本日米雇用統計あり 市場予想は少し弱い見込み

1: 以下名無しさんに代わりまして管理人がお伝えします 1848/01/24(?)00:00:00 ID:money_soku

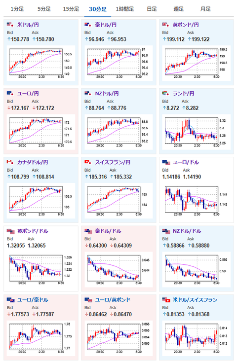
2025年08月01日08時38分取得:

やる夫今日のポイント:
・昨日の大きな材料は円売り、ドル買いにつながるものが多数
・日銀利上げ期待後退、FRB利下げ期待後退により急速な円安ドル高の動き
・ユーロ円などクロス円も大幅な円安の動きあり
・トランプ氏の関税報道、条件の悪い国の通貨に売り反応
・本日米雇用統計あり

トランプ氏、関税に関する発言:
・南アフリカからの製品に30%の関税を課す
・韓国、イスラエル、トルコからの製品に15%の関税を課す
・スイスからの輸入品に39%の関税を課す
・カナダは35%、台湾は20%、ニュージーランドは15%
・メキシコとの貿易合意を90日間延長

本日のスケジュール(特に重要なイベントは赤字で表示):

07:45 NZ)6月ニュージーランド(NZ)住宅建設許可件数
08:30 日)6月完全失業率(予想:2.5%)
08:30 日)6月有効求人倍率(予想:1.25倍)
10:30 豪)4-6月期豪卸売物価指数(PPI)
10:45 中)7月Caixin中国製造業購買担当者景気指数(PMI、予想:50.2)
15:00 英)7月英ネーションワイド住宅価格指数(予想:前月比0.5%)
16:00 トルコ)7月トルコ製造業PMI
16:50 仏)7月仏製造業PMI改定値(予想:48.4)
16:55 独)7月独製造業PMI改定値(予想:49.2)
17:00 欧)7月ユーロ圏製造業PMI改定値(予想:49.8)
17:30 英)7月英製造業PMI改定値(予想:48.2)
18:00 欧)7月ユーロ圏消費者物価指数(HICP)速報値(予想:前年比1.9%)
18:00 欧)7月ユーロ圏HICPコア速報値(予想:前年比2.3%)
21:30 米)7月米雇用統計(予想:非農業部門雇用者数変化10.4万人/失業率4.2%/平均時給、前月比0.3%/前年比3.8%)
22:45 米)7月米製造業PMI改定値(予想:49.7)
23:00 米)7月米サプライマネジメント協会(ISM)製造業景気指数(予想:49.5)
23:00 米)6月米建設支出(予想:前月比横ばい)
23:00 米)7月米消費者態度指数(ミシガン大調べ、確報値、予想:62.0)
24:00 メキシコ7月メキシコ製造業PMI
スイス(建国記念日)、休場

1001: 以下名無しさんに代わりまして管理人がお伝えします 1848/01/24(?)00:00:00 ID:money_soku

 おはようございますお。

 先ほどからトランプ氏による矢継ぎ早の関税率発表あり。
 先に言っていた15~20%関税ではなく、高い関税率を設定されたところが多めだお。
 条件が悪い国の通貨は発表時より売りの動きが出ているお。
 こちらの内容がTACO化するのかどうかは今のところわからず。
 影響が大きそうなところもあるので、本日も関税絡みの発表は注意してみていきたいお。

 スケジュールされている大きな材料は欧州HICPと米雇用統計、ISM製造業だお。
 パウエル氏は現在「失業率」に注目していると発表があったため、雇用統計が大幅に悪かった場合は利下げ期待が高まる可能性あり。
 ただPCEデフレーターを見ると、関税の影響でインフレが再燃してしまっているようにも見えるので、どのように対応するのか今後の発言から判断していくことになりそうだお。

/adframe/assets/index.js

続きを読む
Source: 稼げるまとめ速報

masakatsu7733:
Related Post