Warning: Undefined variable $custom_header_params in /home/mk05money/money-info-777333.com/public_html/wp-content/themes/houou/functions.php on line 37
【為替相場】ADPやISMでFRBのタカ派姿勢正当化か ドル円堅調 クロス円も強め OPECプラス影響で原油高 金も上昇気味 | サラリーマン力向上まとめサイト
X

【為替相場】ADPやISMでFRBのタカ派姿勢正当化か ドル円堅調 クロス円も強め OPECプラス影響で原油高 金も上昇気味

1: 以下名無しさんに代わりまして管理人がお伝えします 1848/01/24(?)00:00:00 ID:money_soku

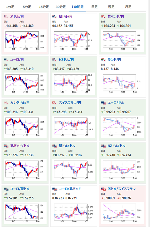
2022年10月06日09時43分取得:

やる夫今日のポイント:
ADP、ISMの結果はFRBの活動正当化か
→一時1ドル144円台後半も145円は非常に重い
→明日の米雇用統計警戒感も
→インフレ抑制を見越した株、原油、金買いなども
OPECプラスは大幅減産を決定
→原油価格上昇中

20時30分 欧)ECB議事録(9月8日開催分)
21時50分 米)メスター・クリーブランド連銀総裁挨拶
22時15分 米)カシュカリ・ミネアポリス連銀総裁、質疑応答
24時35分 加)マックレム加中銀総裁記者会見
26時00分 米)エバンス・シカゴ連銀総裁討論会参加、カシュカリ・ミネアポリス連銀総裁質疑応答、ウォラーFRB理事講演、クックFRB理事討論会参加、ハスケル英中銀委員イベント講演
中国市場は10日まで休場

1001: 以下名無しさんに代わりまして管理人がお伝えします 1848/01/24(?)00:00:00 ID:money_soku

 おはようございますお。

 為替相場は少し方向感のない大き目な動きが続いているお。
 ドル円は堅調、しかし145円台は重い動きになっているけれど、株の買戻しなどが起きているのを見るとインフレ抑制によりFRBの姿勢が軟化し始めることは期待されているのかなと。
 明日は米雇用統計なので、こちらの結果次第でまた大きく動くと思うお。

 欧州圏はまだインフレの最中に。
 OPECプラスによる減産の影響も気がかりだお。
 豪州はサプライズで利上げ幅を縮小していたけれど、欧州圏はまだ暫く大幅利上げが必要そうかなと思われ、そのためポンド買いやユーロ買いが起きているのかなとも思うお。(ただしポンドは2円近く上げ下げするなど方向が変わったかと思わせるような場面も)

 日本株は続伸だお。
 米の半導体指数が高くなっており電気や鉱業系に買いが入っているお。

続きを読む
Source: 稼げるまとめ速報

masakatsu7733:
Related Post