Warning: Undefined variable $custom_header_params in /home/mk05money/money-info-777333.com/public_html/wp-content/themes/houou/functions.php on line 37
【為替相場】JOLT求人件数の発表で急騰したドル円はFOMC議事要旨後に折り返し 再び1ドル131円台に 本日から米FRB用心発言もあり | サラリーマン力向上まとめサイト
X

【為替相場】JOLT求人件数の発表で急騰したドル円はFOMC議事要旨後に折り返し 再び1ドル131円台に 本日から米FRB用心発言もあり

1: 以下名無しさんに代わりまして管理人がお伝えします 1848/01/24(?)00:00:00 ID:money_soku

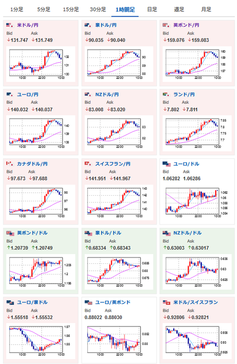
2023年01月05日10時19分取得:

やる夫今日のポイント:
JOLT求人件数やISM非製造業景況指数の中身で求人は予想外に強く出ていることが判明
→50bp利上げが意識されドル円は急騰、ただしインフレ率ではないので今後のCPIには注意が必要
本日からFRB要人発言もあり
原油
→景気悪化懸念(ISM悪化)や中国のコロナ拡大懸念により下落気味
金価格
→景気悪化を懸念して価格上昇中、過去最高値を目指す流れになるか

10時45分 中)財新サービス部門PMI
18時30分 英)サービス部門PMI
21時30分 米)ハーカー・フィラデルフィア連銀総裁発言
22時15分 米)12月ADP雇用統計
22時30分 加)11月貿易収支
22時30分 米)11月貿易収支、新規失業保険申請件数、失業保険継続受給者数
23時20分 米)ボスティック・アトランタ連銀総裁発言
23時45分 米)12月サービス部門PMI、12月総合PMI
25時00分 米)EIA週間在庫統計
27時20分 米)ブラード・セントルイス連銀総裁発言

1001: 以下名無しさんに代わりまして管理人がお伝えします 1848/01/24(?)00:00:00 ID:money_soku

 おはようございますお。

 4日はISM非製造業景況指数、JOLT求人件数にて求人が予想外に多いという結果に。
 そのため次回FOMCにて50bp利上げの可能性が懸念され一時株価は下落、ドル円は急騰という事態になったお。
 ただFOMC議事要旨発表後くらいから徐々に落ち着きを取り戻し始め、現在は1ドル131円台後半に。
 本日はADP雇用統計にFRB要人発言もあるので再度注意な1日だと思うお。

 本日は欧州の生産者物価指数の発表もあり。
 こちらも市場予想を見る限りインフレはピークに達し始めたかなというところ。
 もう少し利上げが入れば高すぎるインフレ率は徐々に収まってくるのかなと思っているお。

やる夫より:
xmが現在口座開設ボーナスアップ&入金ボーナス増額キャンペーン中みたいだお

続きを読む
Source: 稼げるまとめ速報

masakatsu7733:
Related Post