Warning: Undefined variable $custom_header_params in /home/mk05money/money-info-777333.com/public_html/wp-content/themes/houou/functions.php on line 37
【為替相場】NY市場で米債利回り低下、ドル売りの動き ドルストが安定して右肩上がり 特にポンドドルが強い 円は買われる動き 仮想通貨が大きく下落 | サラリーマン力向上まとめサイト
X

【為替相場】NY市場で米債利回り低下、ドル売りの動き ドルストが安定して右肩上がり 特にポンドドルが強い 円は買われる動き 仮想通貨が大きく下落

1: 以下名無しさんに代わりまして管理人がお伝えします 1848/01/24(?)00:00:00 ID:money_soku

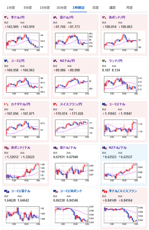
2024年08月28日07時08分取得:

やる夫今日のポイント:
・米住宅価格発表後に9月FOMCの50bp利下げ期待が上昇、米債利回り低下でドル売りに
・NVIDIA決算、発表は日本時間29日午前5時20分、株式市場全体に大きな影響を与える可能性
・ドルストが日足でも強いトレンド、特にポンドドルが強い

特に重要なイベントは赤字で表示
10時30分 日)氷見野良三日銀副総裁 挨拶
前回発言(7月時点):新紙幣「円滑な流通に万全期す」
10時30分 豪)7月CPI
14時15分 米)ウォラーFRB理事(投票権あり) 講演
前回発言(7月時点):利下げが可能になる地点に「近づきつつある」
16時00分 トルコ)7月貿易収支
20時00分 米)MBA住宅ローン申請指数
21時15分 英)マンMPC委員 講演
前回発言(7月時点):利下げには慎重な姿勢-インフレ再加速を警戒
23時30分 米)EIA週間在庫統計
25時00分 露)7月失業率
26時00分 米)5年債入札

1001: 以下名無しさんに代わりまして管理人がお伝えします 1848/01/24(?)00:00:00 ID:money_soku

 おはようございますお。

 昨日深夜の記事から今までで特に変わった材料はなし。
深夜の記事:【相場】ドルストの伸びが圧倒的 ドル売りが加速しドル円は再び144円割れ
 ドルストが非常に強いので米国や英国、豪州、欧州の材料に注意しつつ追いかけが良いのかなと思うお。
 円は早朝にさらに買われる動きに。
 現在1ドル143円台後半で推移しているお。
 ただ特に材料が出たわけではなく、日本市場オープン後にどう動くかわからない点は注意かと。
 10時30分には氷見野日銀副総裁の発言が予定されているお。

 本日注目度が高い材料は10時30分の豪州CPI。
 市場予想では前回より収束する予想が出されているけれど、はたしてどうなるか。
 14時15分のウォラーFRB理事発言もドルの動きに影響するため非常に気になるお。
 恐らくパウエルFRB議長の発言と同様、9月の利下げを容認する方向で発言があるのではと思っているけれど、50bp利下げを意識させてくるかどうかが焦点かなと思うお。

 今週頭ではジリジリ回復していた仮想通貨が再度下落。
 特に大きな悪材料は出ておらず、売りが売りを呼んでいるような動きとなっているお。

やる夫より:ニュース速報TwitterList、情報収集先などの記事だお
やる夫の投資情報収集先あれこれ(2024年05月19日update)
管理人のTwitterでも相場に関して出来る限りお答えしますとのこと

続きを読む
Source: 稼げるまとめ速報

masakatsu7733:
Related Post