Warning: Undefined variable $custom_header_params in /home/mk05money/money-info-777333.com/public_html/wp-content/themes/houou/functions.php on line 37
【為替相場】NY時間帯は特に大きな動きなし 1ドル142円台前半 株価は利上げ・引き締めで下落傾向 原油は方向感無し 金・ビットコイン低調 | サラリーマン力向上まとめサイト
X

【為替相場】NY時間帯は特に大きな動きなし 1ドル142円台前半 株価は利上げ・引き締めで下落傾向 原油は方向感無し 金・ビットコイン低調

1: 以下名無しさんに代わりまして管理人がお伝えします 1848/01/24(?)00:00:00 ID:money_soku

2022年09月23日06時16分取得:

やる夫今日のポイント:
日銀による為替介入もドル円は140円を割らず
→金利差、金融政策差により投機筋(?)ではない動きも円売りかと
→円買い介入を行っても円高に動くのは一時的
日銀は金融政策を維持、金利も維持
→世界的にインフレ退治のための利上げ傾向のため、介入効果に疑問も
米財務省は日本の為替介入に理解を示す
→今回の介入で為替操作国扱いを受けることは無さそう
米債利回り急上昇中
→ドルはますます強さを増している
岸田首相
→日本への積極的な投資を訴える方針
→しかしながら複数の増税、特に投資周りの増税も検討されておりチグハグな印象も

08時01分 英)9月消費者信頼感調査
16時15分 仏)9月製造業PMI、9月サービス部門PMI
16時30分 独)9月製造業PMI、9月サービス部門PMI
17時00分 欧)9月製造業PMI、9月サービス部門PMI
17時30分 英)9月製造業PMI、9月サービス部門PMI
21時30分 加)7月小売売上高
22時45分 米)9月製造業PMI、9月サービス部門PMI、9月総合PMI
24時30分 瑞)ジョーダン総裁発言
27時00分 米)パウエルFRB議長発言、ブレイナード副議長発言、ボウマンFRB理事発言
日本市場は休場

1001: 以下名無しさんに代わりまして管理人がお伝えします 1848/01/24(?)00:00:00 ID:money_soku

 おはようございますお。

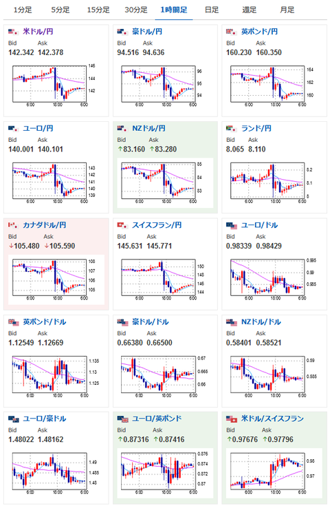
 22日はご存じの通り、日銀の介入により為替相場は大荒れだったお。
 ドル円は1ドル145.9円から140.3円あたりまで。
 しかしながら金利差、金融政策差による影響は強く、日銀や財務省が発言を行っている「投機筋」以外の動きもドル買いだと思うお。
 そのため大きく円高には崩れず、今後も円安傾向が続いていくのかなと思われるお。
 ひとまず資産の防衛策としてはドル買い、換金性の高い資産などを持っておくことが重要かなと思うお。

 世界的にインフレ退治のために利上げだお。
 景気悪化懸念により株価はどんどん下落中。
 ダウも再び3万ドルを割るかどうかというところまで下げてきたお。

 岸田首相は日本への積極的投資を訴えていく方針とのことだお。
 個人的にも日本への投資は増えてほしいし、経済も良くなってほしいとは思っているけれど、現在検討されている増税政策や優遇撤廃などは景気を冷やす要因かなと。
 そのため発言と行動にチグハグな印象が否めないお。

続きを読む
Source: 稼げるまとめ速報

masakatsu7733:
Related Post