Warning: Undefined variable $custom_header_params in /home/mk05money/money-info-777333.com/public_html/wp-content/themes/houou/functions.php on line 37
【為替相場】WSJ Nick氏の発言よりドル円は140円台 ポン円も176円台後半 本日FOMC | サラリーマン力向上まとめサイト
X

【為替相場】WSJ Nick氏の発言よりドル円は140円台 ポン円も176円台後半 本日FOMC

1: 以下名無しさんに代わりまして管理人がお伝えします 1848/01/24(?)00:00:00 ID:money_soku

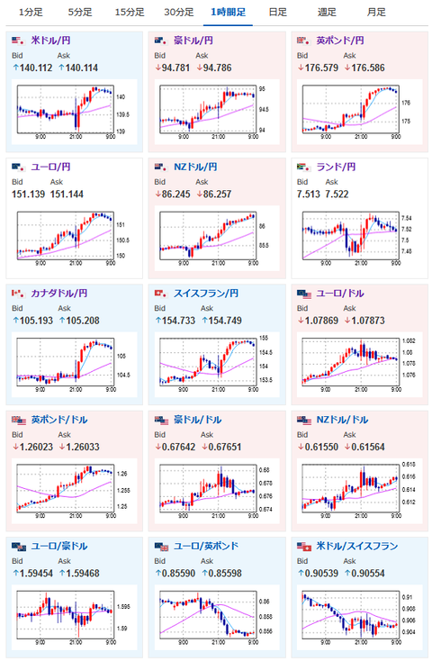
2023年06月14日09時16分取得:

やる夫今日のポイント:
CPI大幅低下(コアはそうでもない)で円高傾向に走り始めたところからNick氏の発言
関連記事:【相場】WSJ Nick氏「利上げあるかもよ?」
→流れが反転し円安ムードへ
本日27時00分にFOMC、金利がどうなるかに注目
英雇用統計は市場予想程は悪化しておらず
→ポンドが強い要因、インフレ収束までに1ポンド180円があるかも(管理人予想)

特に重要なイベントは赤字で表示
15時00分 英)4月GDP、4月鉱工業生産、4月製造業生産高、4月商品貿易収支
15時00分 独)5月卸売物価指数
18時00分 欧)4月鉱工業生産指数
20時00分 米)MBA住宅ローン申請指数
20時00分 阿)4月小売売上高
21時30分 米)5月PPI
23時30分 米)EIA在庫統計
27時00分 米)FOMC終了後政策金利発表
27時30分 米)パウエルFRB議長発言

1001: 以下名無しさんに代わりまして管理人がお伝えします 1848/01/24(?)00:00:00 ID:money_soku

 おはようございますお。

 13日夜にNick氏の発言によってがっつり流れが変わってからの本日だお。
 CPIの収束により利上げ停止の思惑が広がったあたりにNick氏の利上げあるかも発言。
 ドル円は再び1ドル140円台にのせる動きとなっているお。
 本日はPPIにFOMCと大きなイベントがあるので、発表前後での動きには要注意だお。

 英国経済指標は思ったよりも悪くなっていない数字に。
 そのため今後もさらに利上げがあるかもと思わせる数字だお。
 ポンドは非常に強く現在1ポンド176円台後半。
 このまま利上げが続くのであれば、インフレ収束までに1ポンド180円を超えてくる可能性もあるかも?と管理人は予想していたお。(あくまで大きめの予想なので直近は揺れる可能性ありだお)

 日経平均は本日も上昇。
 米国の利上げ停止思惑、また日本へマネーが流れ込んでいることもありどんどん株価が上昇していっているお。
 このままバブル期の38000円を超える動きとなるかどうか。
 注目しているお。

速報twitterリストを作ったのでもしよかったらだお
関連記事:やる夫の投資情報収集先あれこれ(2023年03月30日update)

続きを読む
Source: 稼げるまとめ速報

masakatsu7733:
Related Post